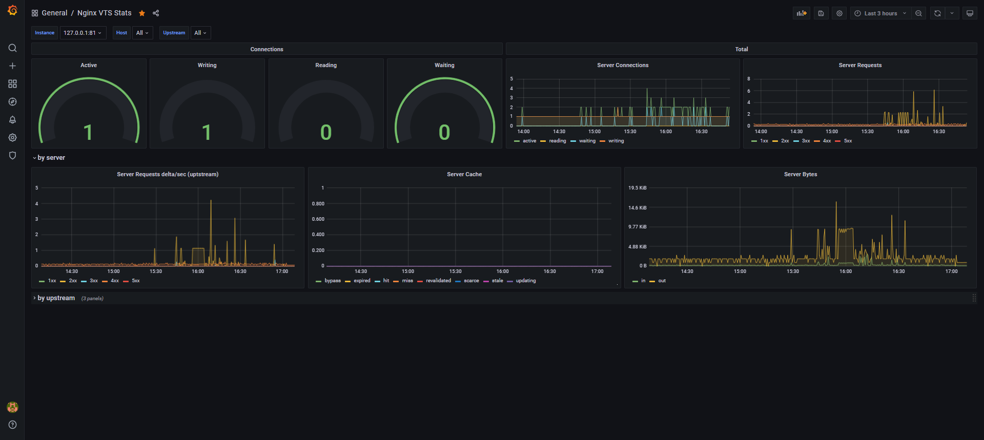
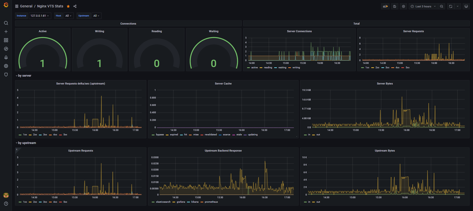
Nginx VTS Stats
Show stats from https://github.com/vozlt/nginx-module-vts without exporter.
- Follow prometheus-memcached-exporter, or ansible recipe.
Data source config
Collector config:
Upload an updated version of an exported dashboard.json file from Grafana
| Revision | Description | Created | |
|---|---|---|---|
| Download |
NGINX
Easily monitor NGINX, an open source software for web serving, reverse proxying, caching, load balancing, media streaming, and more, with Grafana Cloud's out-of-the-box monitoring solution.
Learn more