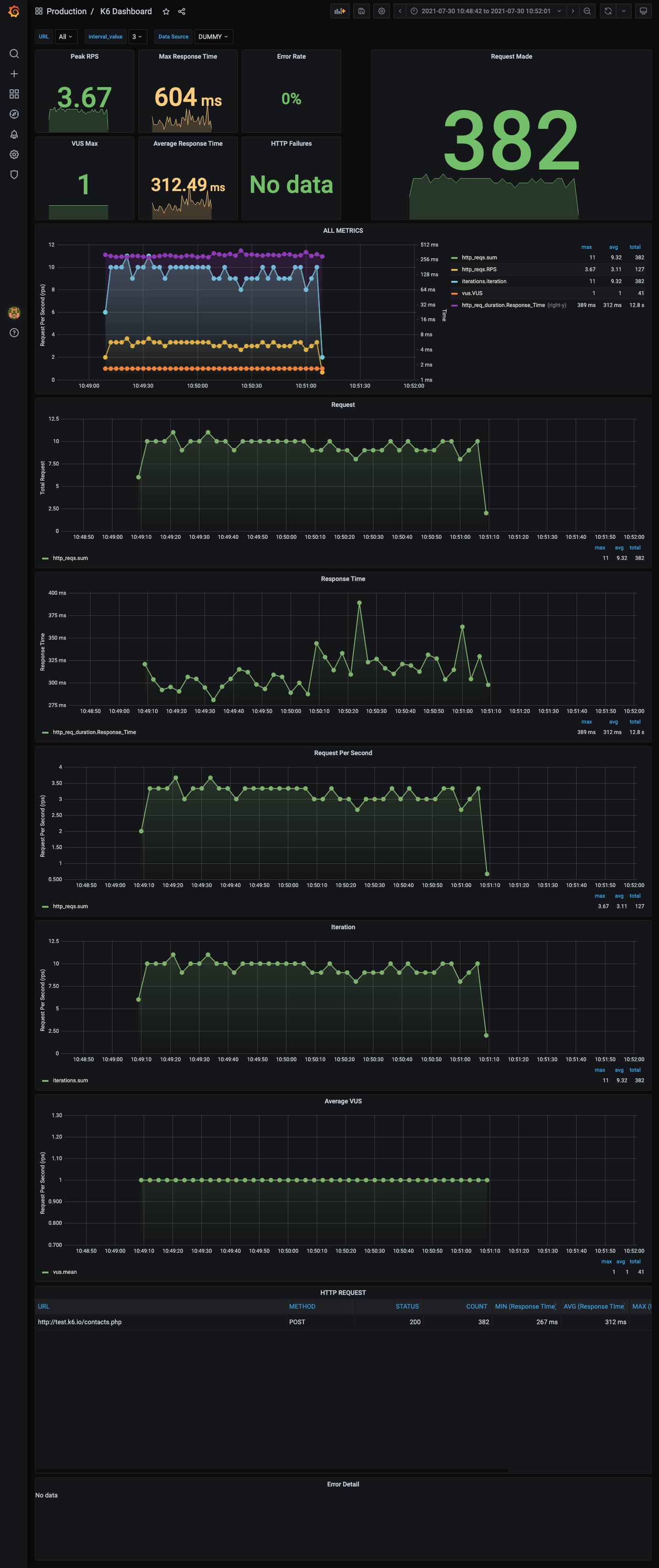
K6 Dashboard
A dashboard for visualizing results from the k6.io load testing tool, using the InfluxDB exporter. inspire from https://grafana.com/dashboards/2587 & k6 cloud dashboard. simple & informative dashboard
if any suggestion or issue, you can raise on my repository : https://github.com/iimnd/grafana-dashboard or using review tabs. Please give me a feedback on review. thanks :)
Data source config
Collector config:
Upload an updated version of an exported dashboard.json file from Grafana
| Revision | Description | Created | |
|---|---|---|---|
| Download |
