RabbitMQ-Stream
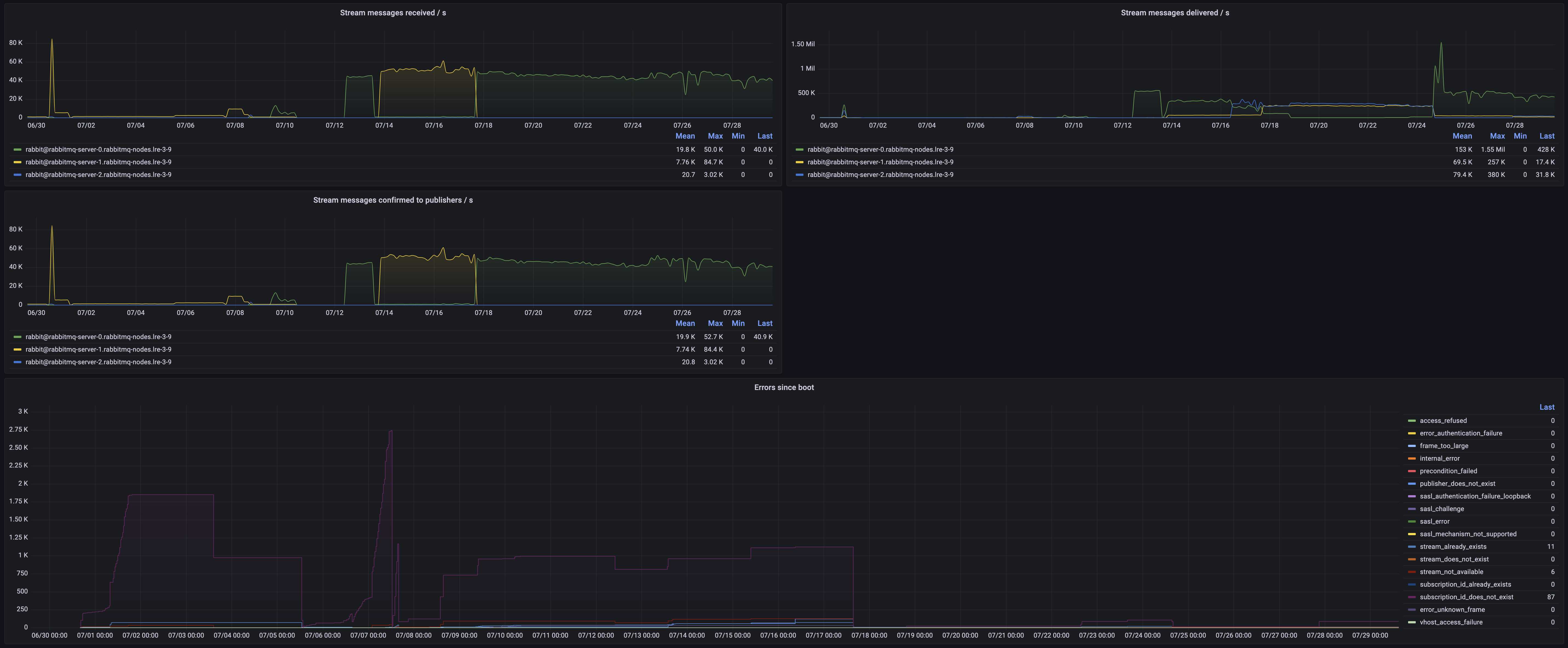
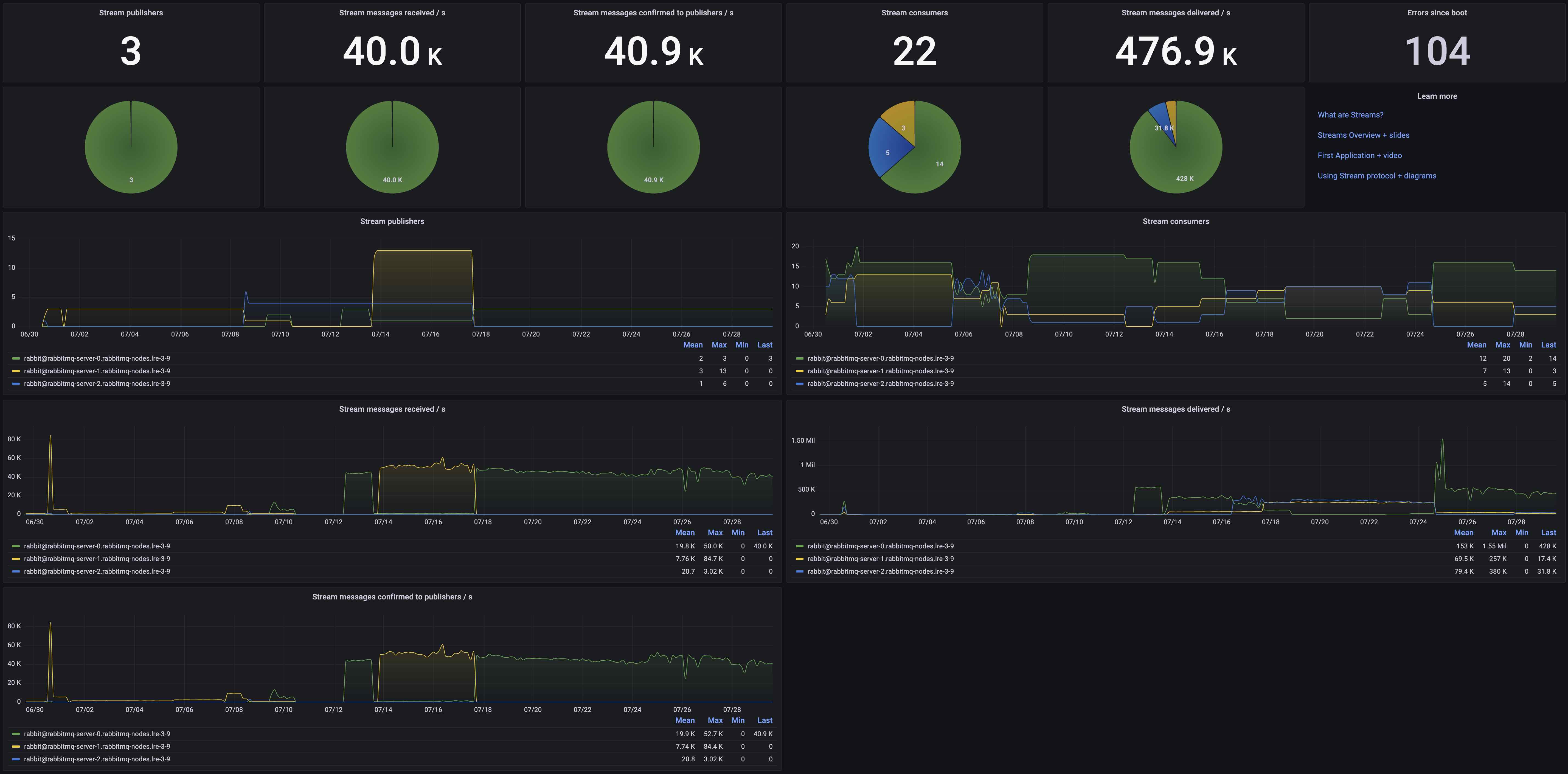
Stream protocol message rates and errors
RabbitMQ-Stream
The stream protocol has been introduced in RabbitMQ 3.9.0, and is meant to be used in conjuction with Streams.
Streams are a new persistent and replicated data structure which models an append-only log with non-destructive consumer semantics.
Learn more about RabbitMQ Streams.
These blog posts expand on the documentation:
- Streams Overview (includes slides)
- First Application with Streams (includes video)
- Connecting to Streams (includes diagrams)
Metrics displayed
- Stream publishers
- Stream messages received / s
- Stream messages confirmed to publishers / s
- Stream consumers
- Stream messages delivered / s
- Errors since boot
Filter by
- Namespace
- RabbitMQ Cluster
Requires
rabbitmq-streamplugin to be enabledrabbitmq-prometheusplugin to be enabled
Data source config
Collector config:
Upload an updated version of an exported dashboard.json file from Grafana
| Revision | Description | Created | |
|---|---|---|---|
| Download |
RabbitMQ
Easily monitor RabbitMQ, the most widely deployed open source message broker, with Grafana Cloud's out-of-the-box monitoring solution.
Learn more