Port General
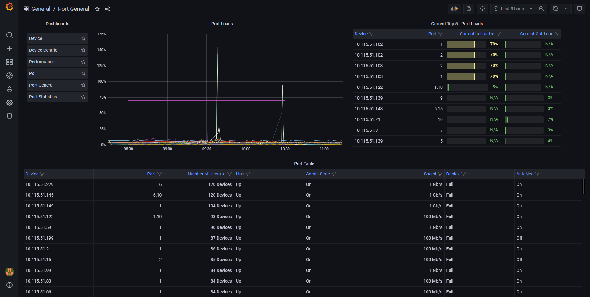
This dashboard places an emphasis on bandwidth utilisation, with a graphical display.
Bandwidth utilisation is one of the standard metrics which are used in network baselining. The Port General Dashboard will enable you to see changes in bandwidth utilisation in your network, with a focus on the most used connections. This is a useful early warning system.
Data source config
Collector config:
Upload an updated version of an exported dashboard.json file from Grafana
| Revision | Description | Created | |
|---|---|---|---|
| Download |
