PoE
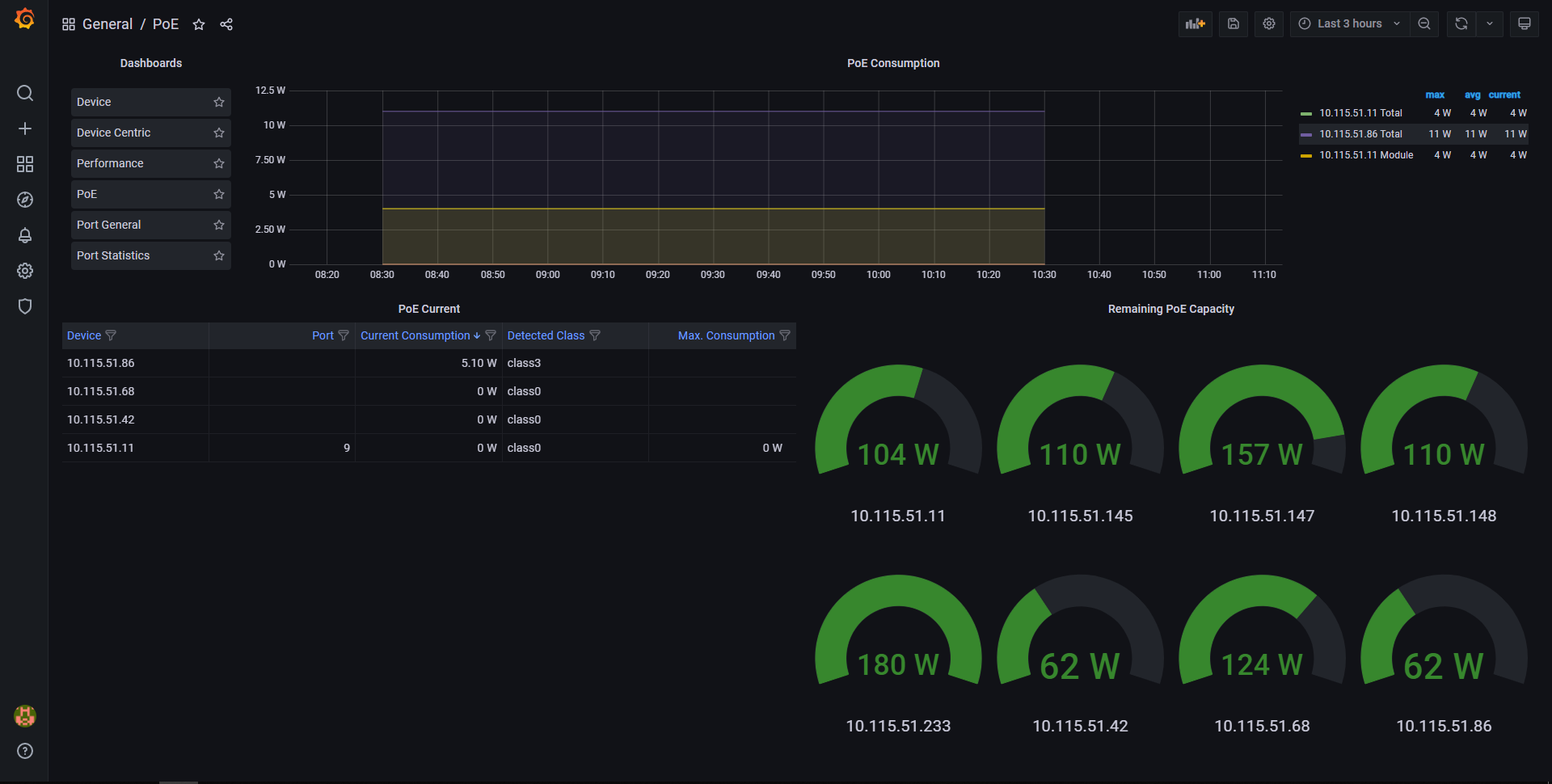
This dashboard highlights the PoE consumption and remaining capacity per device.
Power over Ethernet is a valuable commodity, and to avoid excessive heat, the available power is often limited. The PoE Dashboard will advise you of the current power consumed per switch, assisting you to optimise the consumption of available PoE across your complete network.
Data source config
Collector config:
Upload an updated version of an exported dashboard.json file from Grafana
| Revision | Description | Created | |
|---|---|---|---|
| Download |
