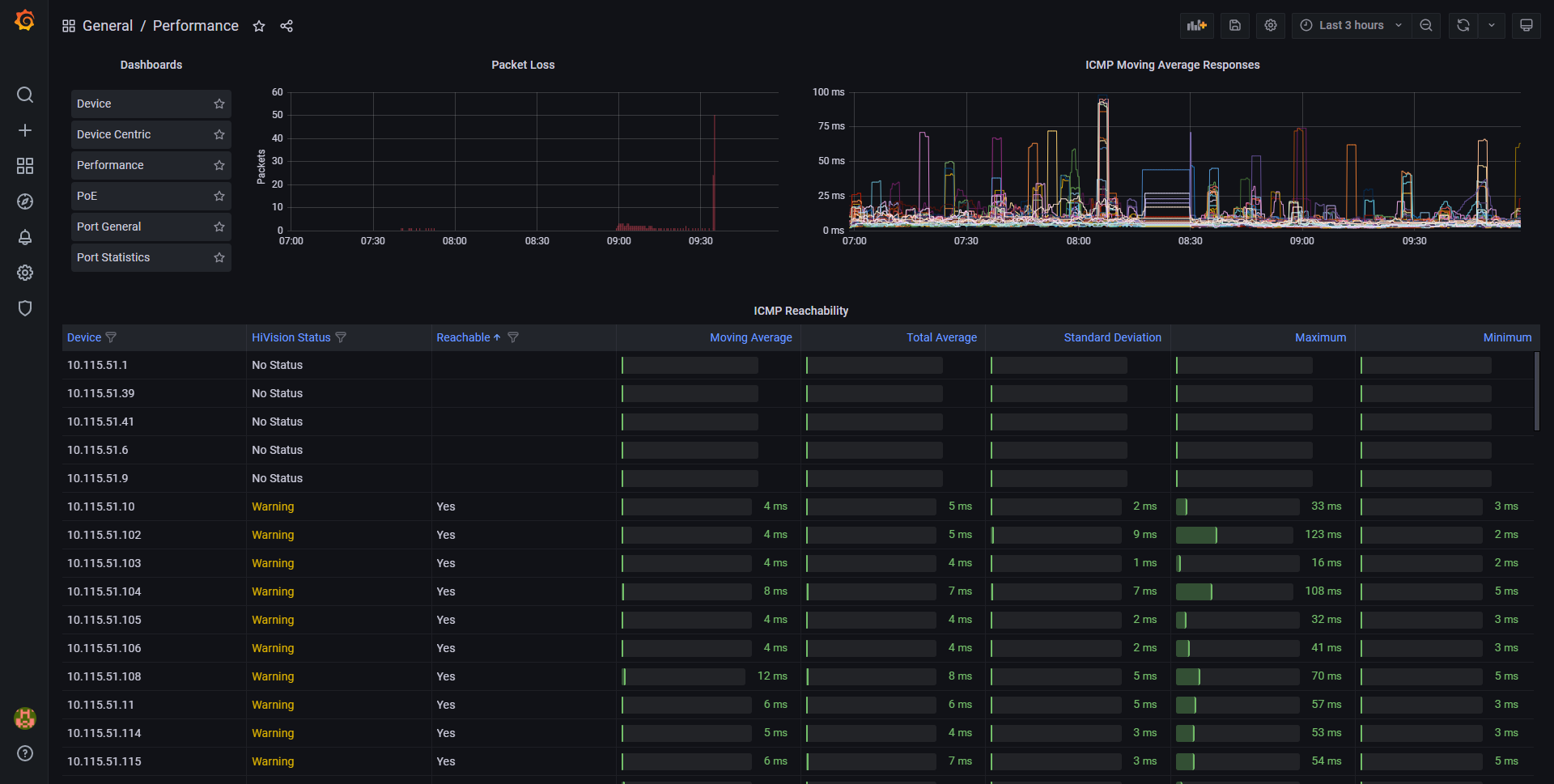
Performance
This dashboard gives you an overview of your network latency.
Excessive network latency, or even changes in latency, indicate that your network is not operating at its best. The Performance Dashboard displays information using both text and graphics, allowing you to easily assess the health of your network and pinpoint performance bottlenecks.
Data source config
Collector config:
Upload an updated version of an exported dashboard.json file from Grafana
| Revision | Description | Created | |
|---|---|---|---|
| Download |
