Device Centric
This dashboard provides a window into the status and performance of a single device.
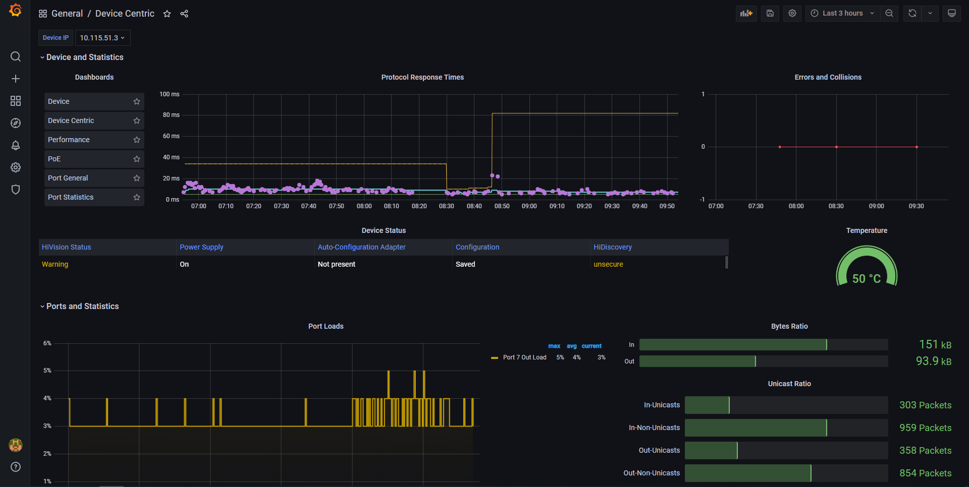
There are times when you will need a more detailed overview of a device, with the essential information available at a glance. The Device Centric Dashboard provides detailed status and performance information, covering parameters at both device and port level.
Data source config
Collector config:
Upload an updated version of an exported dashboard.json file from Grafana
| Revision | Description | Created | |
|---|---|---|---|
| Download |
