Kasa Collector - Energy (By Measurement)
Kasa Collector provides a way of collecting real-time energy data from Kasa Smart Plugs. These Grafana dashboards offer visualizations for their Current, Voltage, Power, and Total Watt Hours.
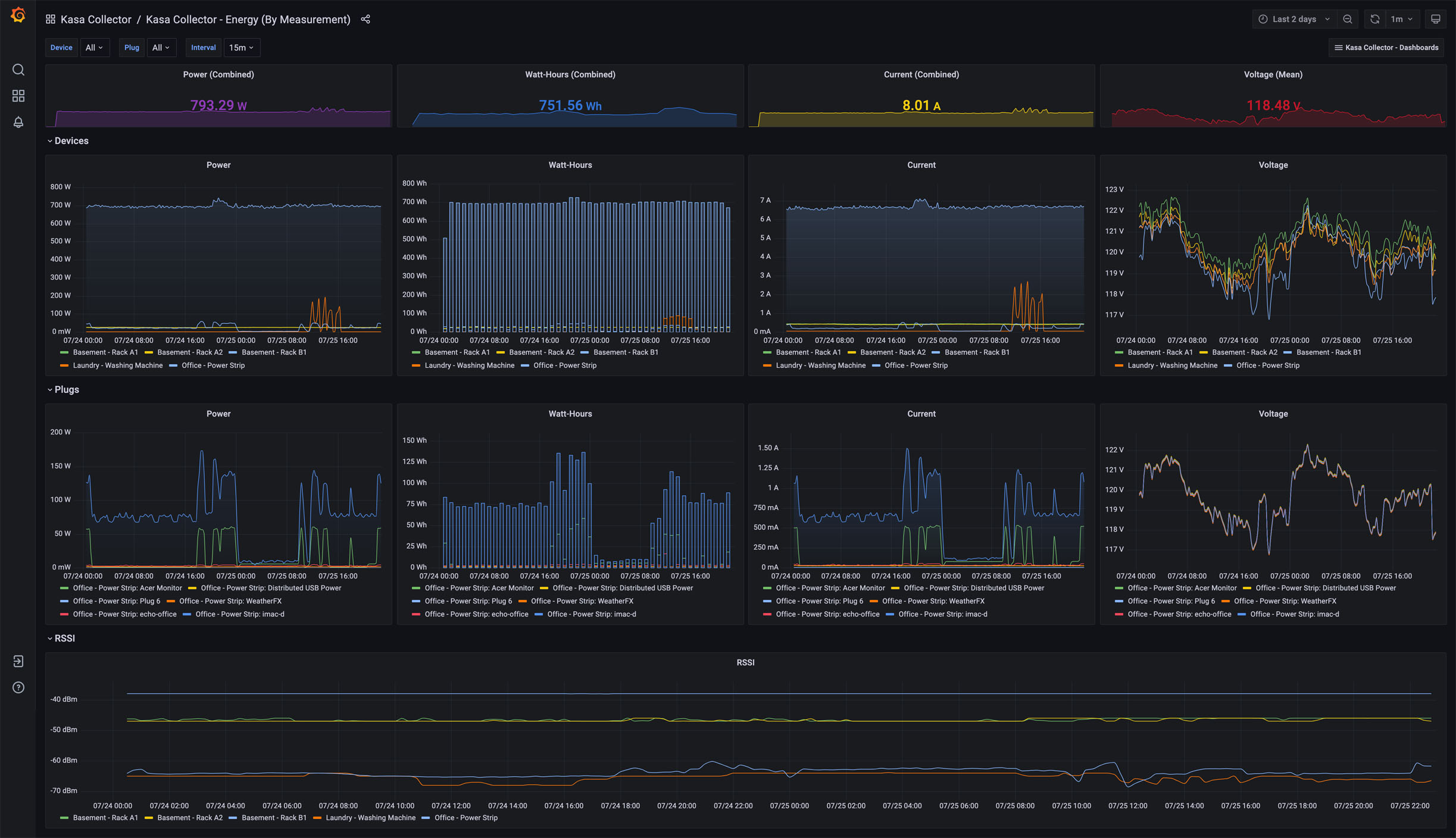
The Energy (By Measurement) dashboard provides detailed insights into power, watt-hours, current, and voltage for both devices and plugs. At the top, combined power, watt-hours, current, and average voltage metrics are shown, offering a real-time summary of energy consumption across all devices. The Devices section includes separate charts for power, watt-hours, current, and voltage, allowing for a comparison of energy use between devices over time. Similarly, the Plugs section visualizes power, watt-hours, current, and voltage for individual plugs. An additional RSSI chart tracks the signal strength of devices, providing visibility into network performance and connectivity. This dashboard is designed for detailed energy analysis and performance monitoring.
More details on these Kasa Collector dashboards may be found:
Github Project: https://github.com/lux4rd0/kasa-collector/
Web Site: https://labs.lux4rd0.com/kasa-collector/
Data source config
Collector config:
Upload an updated version of an exported dashboard.json file from Grafana
| Revision | Description | Created | |
|---|---|---|---|
| Download |
