Powerdns authorative server metrics
PowerDNS authorative server stats
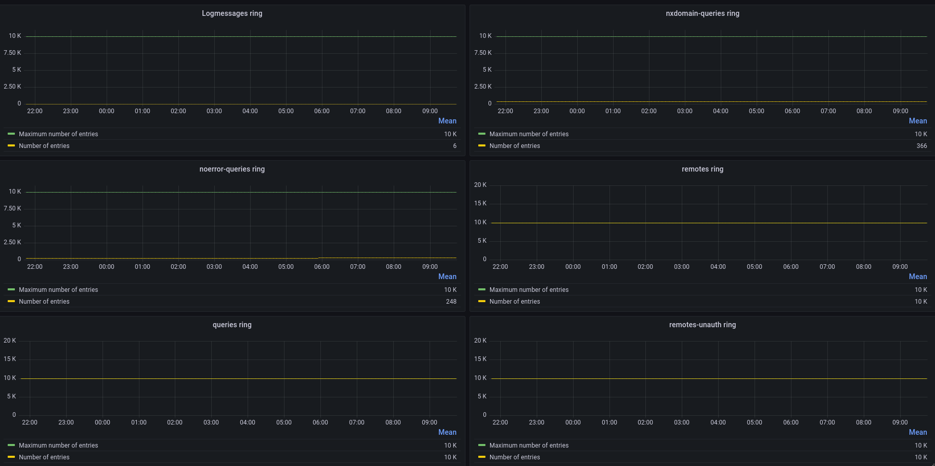
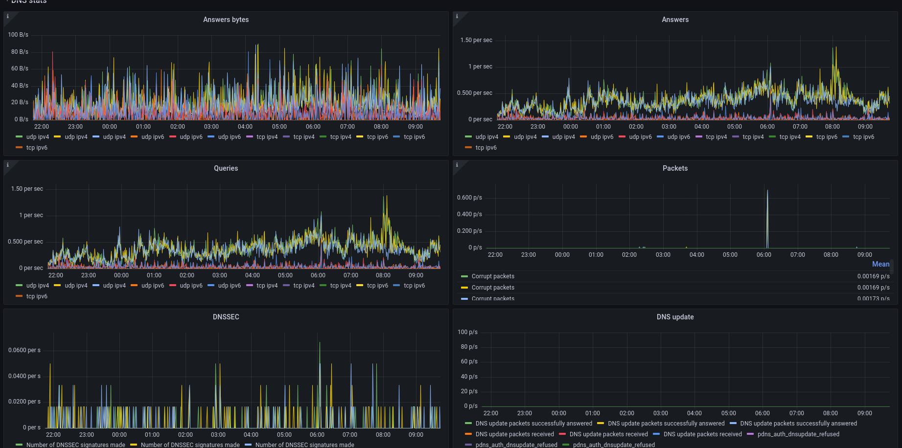
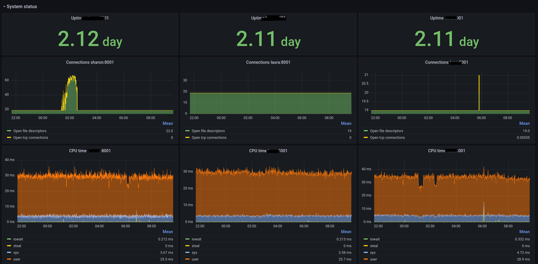
Metrics for the PowerDNS authorative server using the build in prometheus metrics endpoint (https://doc.powerdns.com/authoritative/http-api/index.html#metrics-endpoint)
Data source config
Collector config:
Upload an updated version of an exported dashboard.json file from Grafana
| Revision | Description | Created | |
|---|---|---|---|
| Download |
