gRPC-go
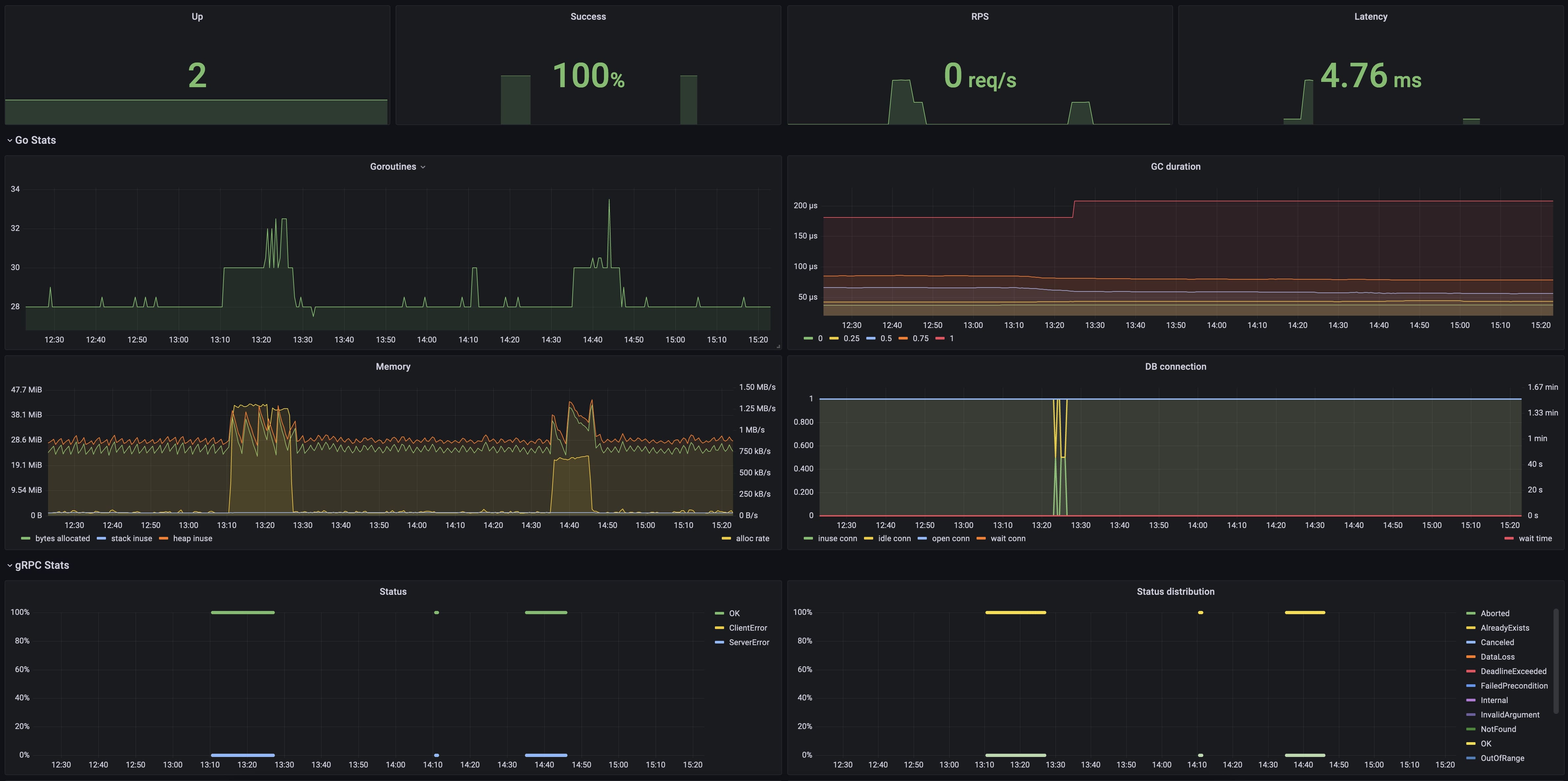
gRPC-go service monitoring
- Record go gRPC server's metrics. (go-grpc-prometheus)
- Record go DB connection's metrics. (sqlstats)
- Import this dashboard.
Data source config
Collector type:
Collector plugins:
Collector config:
Revisions
Upload an updated version of an exported dashboard.json file from Grafana
| Revision | Description | Created | |
|---|---|---|---|
| Download |