Generic Service

Simplifies monitoring services on Kubernetes. Shows container logs, availability, resource usage and HTTP and gRPC traffic.

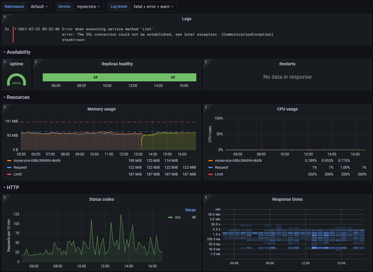
Generic Service screenshot 1

Generic Service Dashboard

GitHub

This Grafana dashboard simplifies monitoring typical "80% case" services on Kubernetes. It shows:

  • Logs
  • Availability and Resources
  • HTTP and gRPC traffic

Logs

The dashboard assumes you are using Loki to aggregate container log files.

In order for log level filtering to work, you'll need to ensure log entries carry the label level.
Supported values: trace, debug, info, warn, error, fatal

A typical Promtail configuration to achieve this for JSON-encoded log output could look like this:

pipelineStages:
  - docker: {}
  - cri: {}
  - json:
      expressions:
        ts: ts
        msg: msg
        level: level
  - timestamp:
      source: ts
      format: RFC3339Nano
      action_on_failure: skip
  - labels:
      level:
  - output:
      source: msg

Availability and Resources

The dashboard works well with services deployed using the Generic Service Helm Chart. You can also it with other services, as long as they use Kubernetes Deployments and containers with matching names.

The dashboard shows the average uptime of your service, a timeline when some or all replicas where down and a timeline when pod restarts occurred.

It also shows the containers' memory and CPU usage, along with requests and limits if they are specified.

Traffic

The dashboard assumes you are using NGINX Ingress Controller or Istio to route HTTP traffic to your containers. In order for traffic to be visualized you need to use Ingresses or VirtualServices with names matching your Deployments.

If you use gRPC and want more detailed information to show up on the dashboard you can provide the necessary metrics by using one of these libraries:

Revisions
RevisionDescriptionCreated

Get this dashboard

Import the dashboard template

or

Download JSON

Datasource
Dependencies