UnifiedMetrics 0.3.x / InfluxDB Flux
Fully-featured metrics collection agent for Minecraft servers.
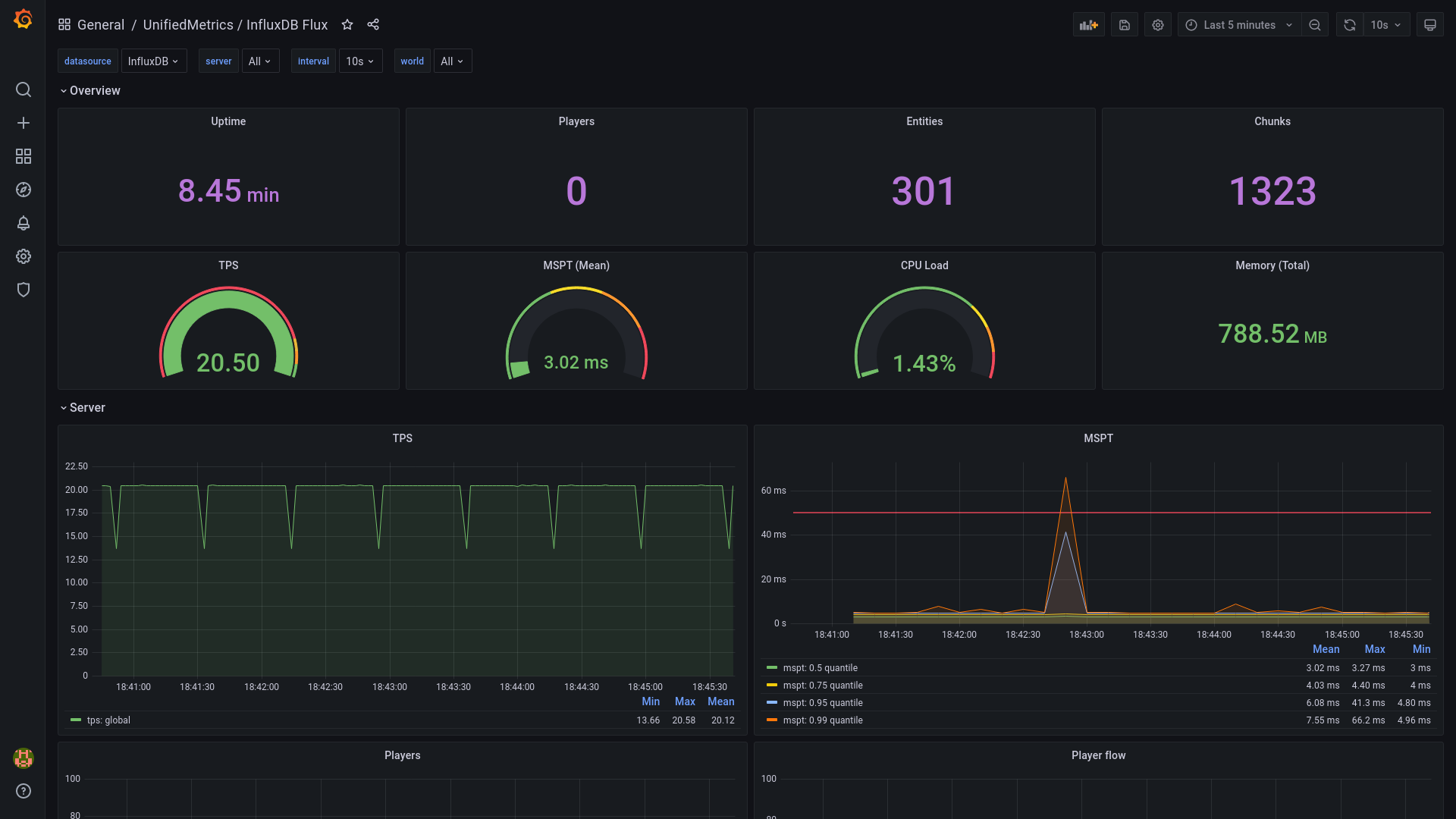
Pre-built InfluxDB dashboard for UnifiedMetrics.
Data source config
Collector config:
Upload an updated version of an exported dashboard.json file from Grafana
| Revision | Description | Created | |
|---|---|---|---|
| Download |
InfluxDB
Easily monitor InfluxDB, an open source time series database, with Grafana Cloud's out-of-the-box monitoring solution.
Learn more