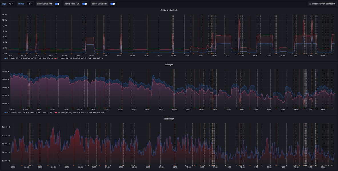
Sense Collector - Mains Overview
Mains Overview provides three panels showing Wattage (Stacked), Voltages, and Frequency. There are dropdowns at the top of the dashboard to show Leg 1, Leg 2, or both together. Device Status On, Off, and Idle event annotations may be toggled on or off.
More details on these Sense Collector dashboards may be found:
Github Project: https://github.com/lux4rd0/sense-collector/
Data source config
Collector config:
Upload an updated version of an exported dashboard.json file from Grafana
| Revision | Description | Created | |
|---|---|---|---|
| Download |
