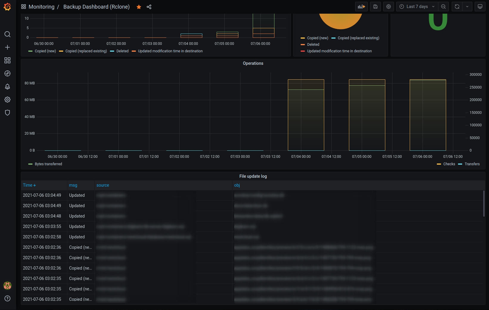
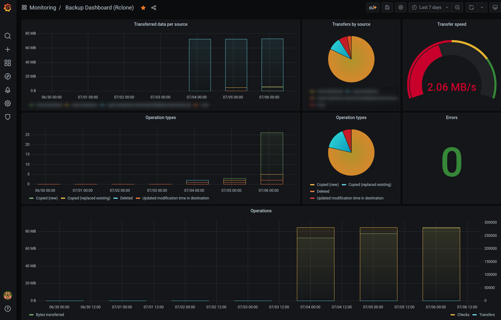
Rclone Backup Dashboard
Backup Dashboard for Rclone: https://gist.github.com/lucanello/1fa285804dff2eeb681d3a86f64cc03b
Rclone Grafana Dashboard for Backup Monitoring
This dashboard visualizes Rclone metrics from an InfluxDB in order to monitor your backups and Rclone operations.
Find the source code for the data aggregation here: https://gist.github.com/lucanello/1fa285804dff2eeb681d3a86f64cc03b
For more information visit the Reddit post: https://www.reddit.com/r/rclone/comments/odiqmv/python_rclone_backup_script_with_telegram/
Data source config
Collector config:
Upload an updated version of an exported dashboard.json file from Grafana
| Revision | Description | Created | |
|---|---|---|---|
| Download |
Rclone
Easily monitor Rclone, a command line program to manage files on cloud storage, with Grafana Cloud's out-of-the-box monitoring solution.
Learn more