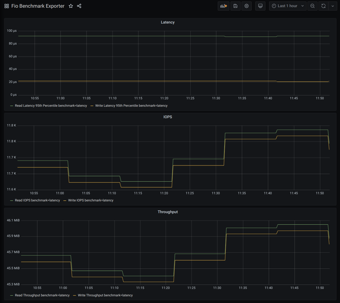
Fio Benchmark Exporter
Sample dashboard for fio_benchmark_exporter.
Github: Fio Benchmark Exporter
Github Pages: Fio Benchmark Exporter
Data source config
Collector config:
Upload an updated version of an exported dashboard.json file from Grafana
| Revision | Description | Created | |
|---|---|---|---|
| Download |
