Cluster Exporter Full
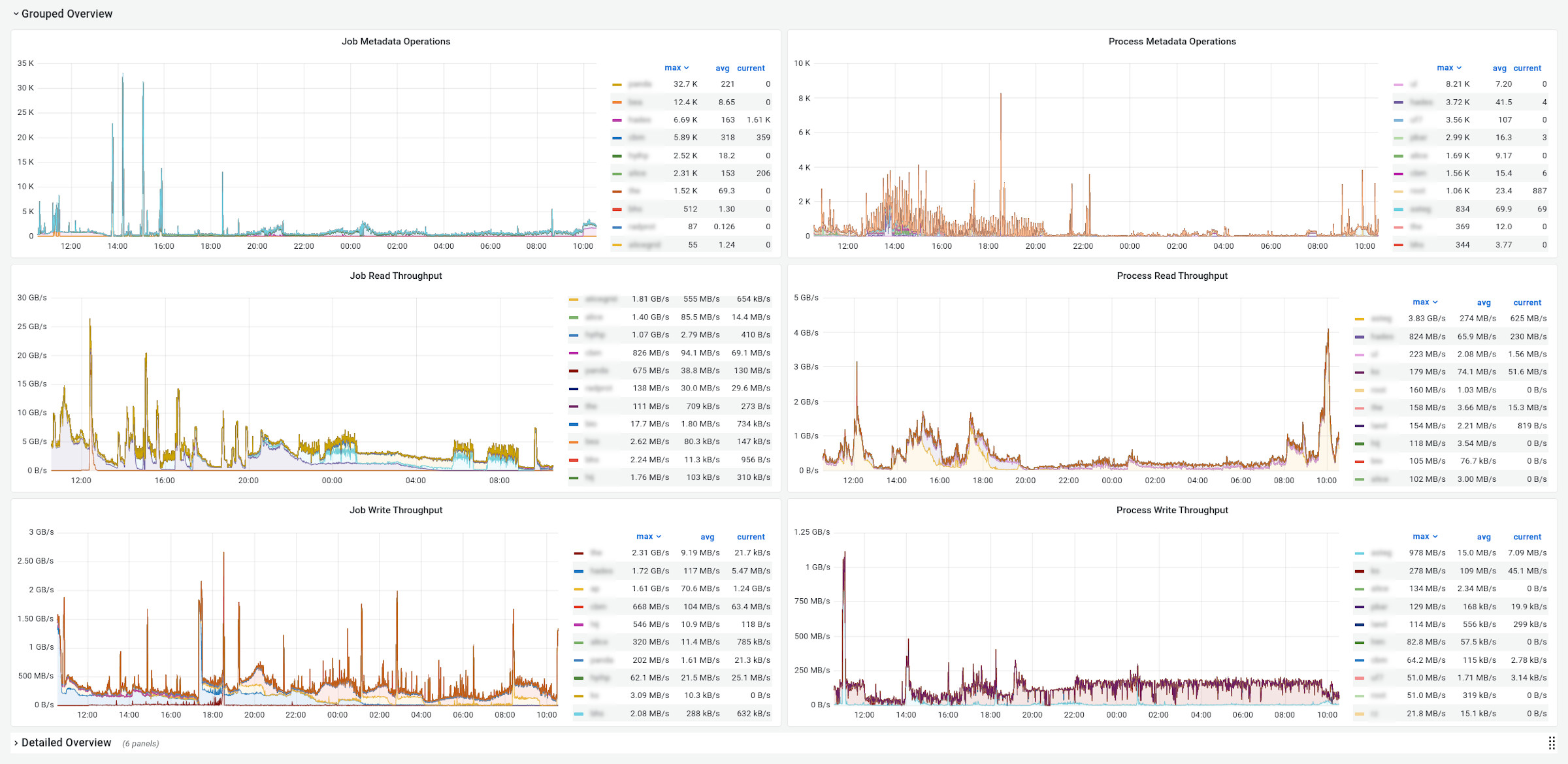
Shows count of metadata operations, read and write data rates per group and user for SLURM jobs and processes on LUSTRE.
Data source config
Collector config:
Upload an updated version of an exported dashboard.json file from Grafana
| Revision | Description | Created | |
|---|---|---|---|
| Download |
