Power Systems HMC system view
nmon2influxdb HMC system view
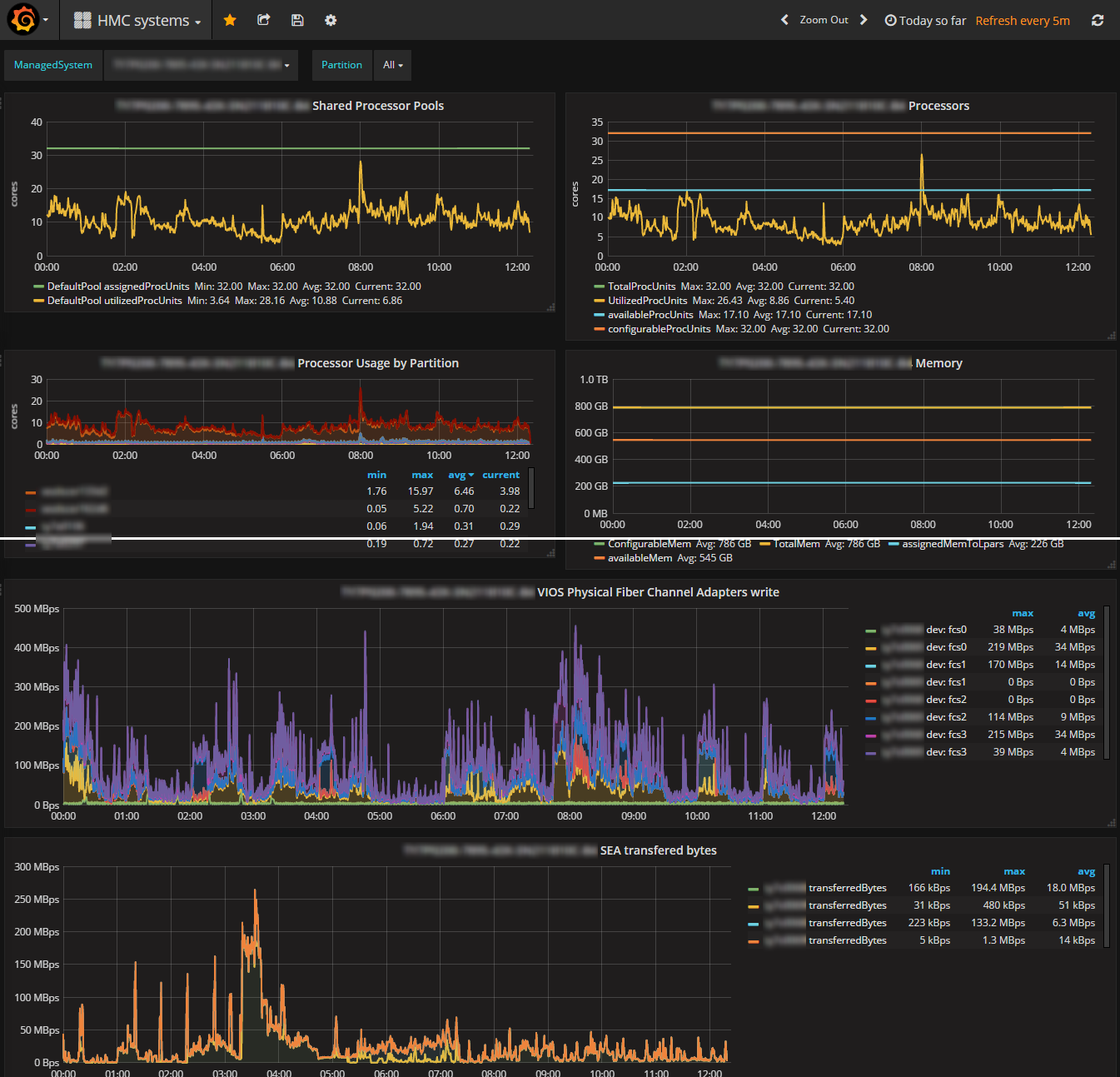
This dashboard display IBM Power system metrics extracted from the HMC with nmon2influxdb.
HMC data import is:
nmon2influxdb hmc importSee web site: http://nmon2influxdb.org
Data source config
Collector config:
Upload an updated version of an exported dashboard.json file from Grafana
| Revision | Description | Created | |
|---|---|---|---|
| Download |
