Solana Validator Dashboard
Solana Validator Dashboard
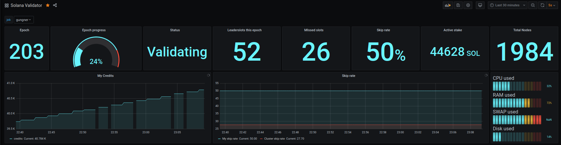
Dashboard for control metrics of Solana validation node.
Produced by stack2.me
Data source config
Collector config:
Upload an updated version of an exported dashboard.json file from Grafana
| Revision | Description | Created | |
|---|---|---|---|
| Download |
