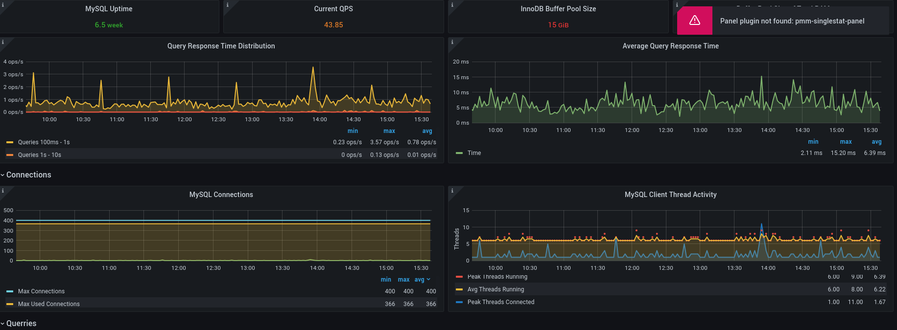
MySQL/MariaDB Workload
MariaDB Workload metrics
MySQL/MariaDB Workload
MariaDB Workload Overview Innodb, I/O, Waits, etc
REFS
- Based on Perconda Dashboards https://github.com/percona/grafana-dashboards
- Collector https://github.com/prometheus/mysqld_exporter
Data source config
Collector config:
Upload an updated version of an exported dashboard.json file from Grafana
| Revision | Description | Created | |
|---|---|---|---|
| Download |
