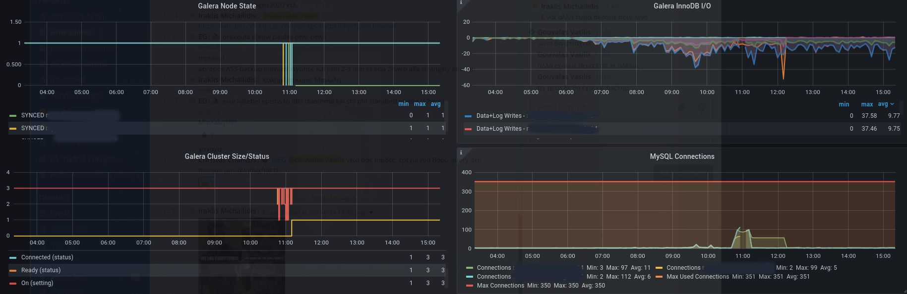
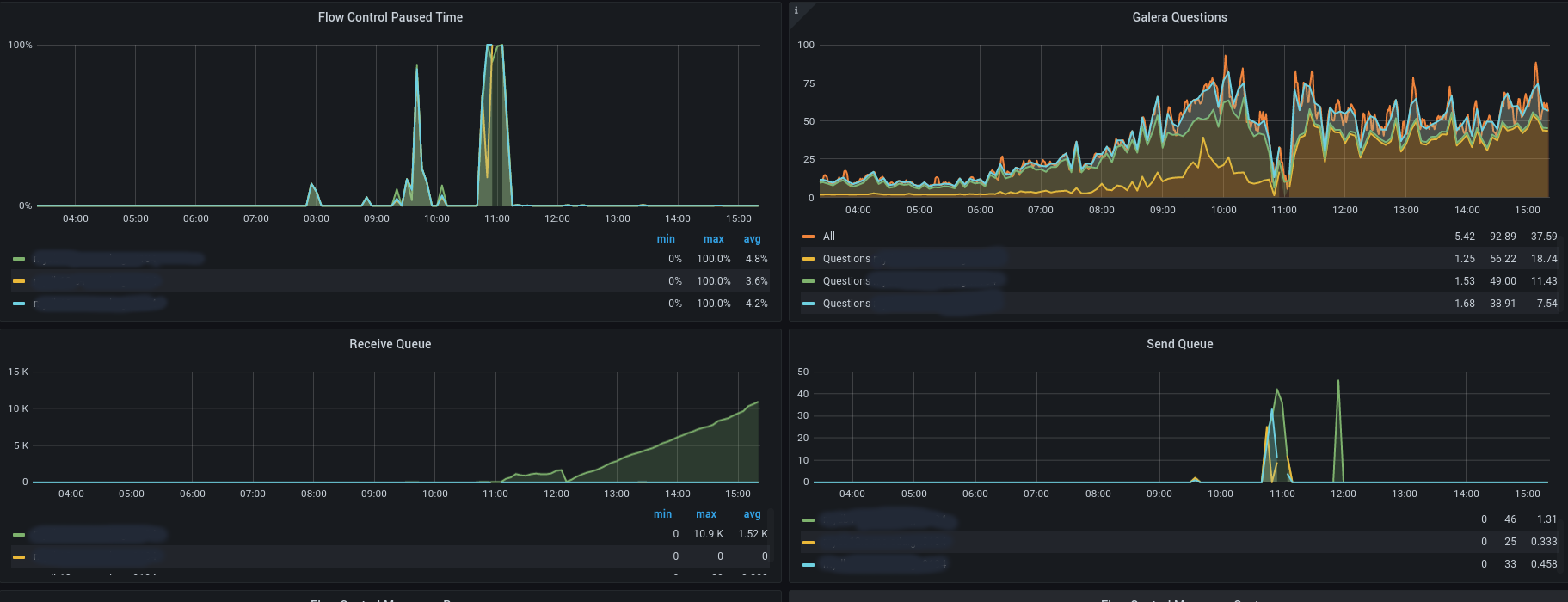
Galera Cluster Perf Overview
Key metrics of galera nodes workload and performance
Galera Cluster Perf Overview
MariaDB Galera Cluster Performance Overview Cluster health status metrics combined with a little workload metrics.
REFS
- Based on Perconda Dashboards https://github.com/percona/grafana-dashboards
- Collector https://github.com/prometheus/mysqld_exporter
- Additional dashboard “Galera Cluster Workload Overview”
Data source config
Collector config:
Upload an updated version of an exported dashboard.json file from Grafana
| Revision | Description | Created | |
|---|---|---|---|
| Download |
