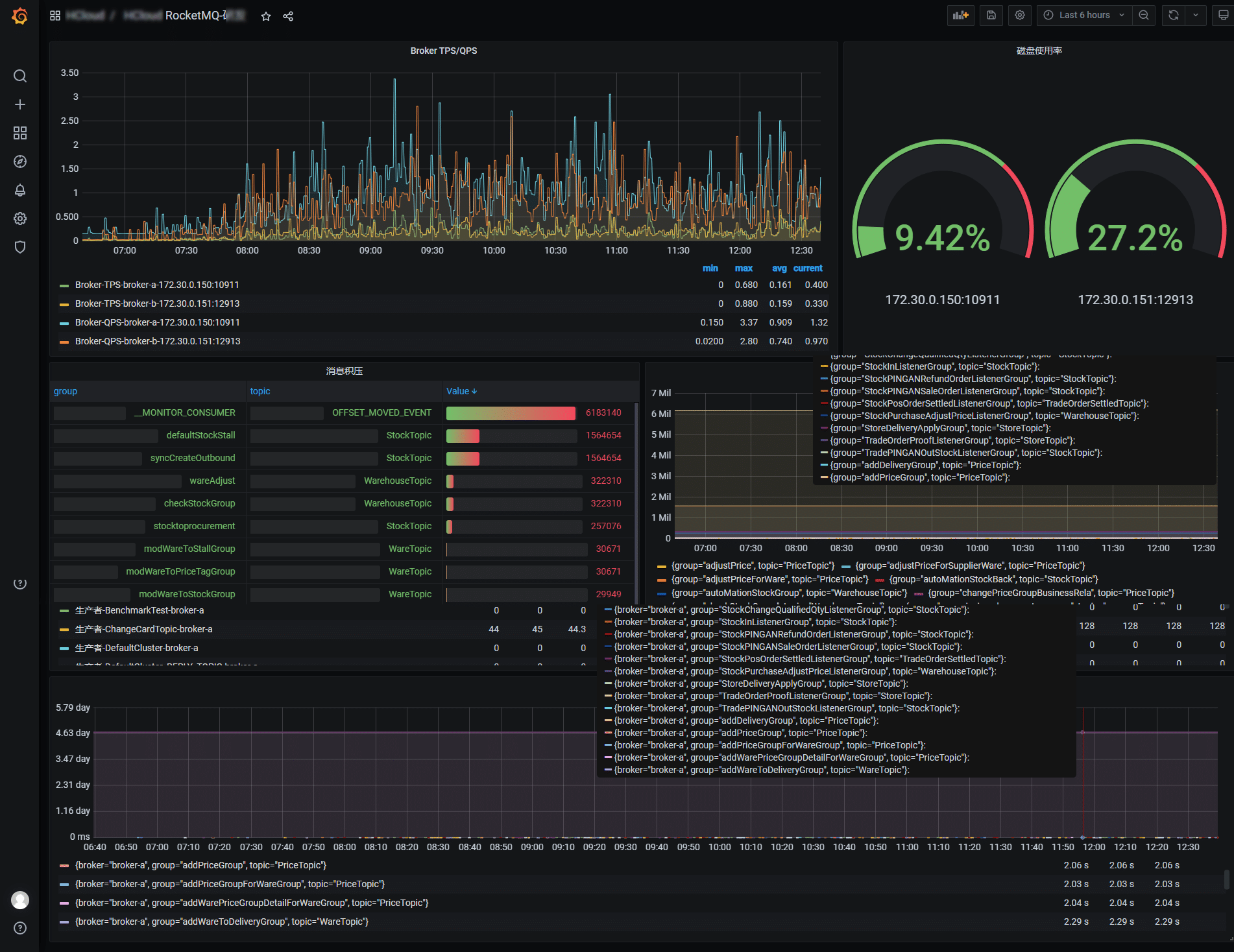
RocketMQ监控
Monitor RocketMQ by Prometheus, use RocketMQ Exporter
Monitor RocketMQ by Prometheus RocketMQ Exporter
Data source config
Collector config:
Upload an updated version of an exported dashboard.json file from Grafana
| Revision | Description | Created | |
|---|---|---|---|
| Download |
