ArgoCD
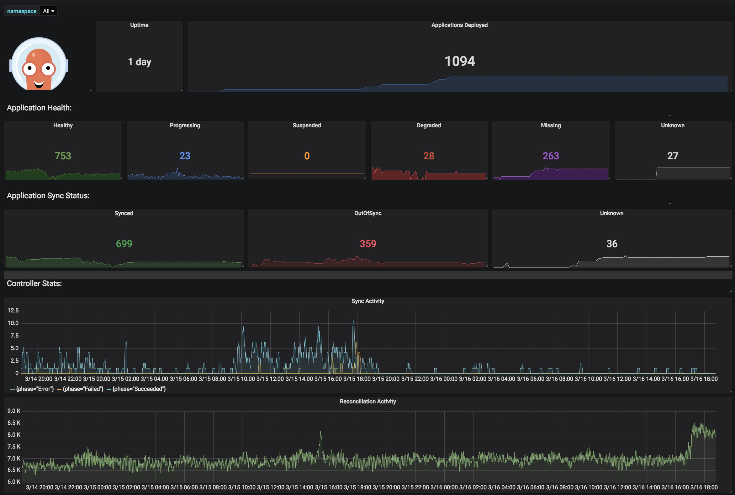
Official ArgoCD Dashboard as of June 2021
This is the dashboard from https://github.com/argoproj/argo-cd/blob/master/examples/dashboard.json
It’s imported in Grafana 8 and then exported again with the Export for sharing externally flag enabled to make it possible to upload it to Grafana.com
Also refer to https://argo-cd.readthedocs.io/en/stable/operator-manual/metrics/
Data source config
Collector config:
Upload an updated version of an exported dashboard.json file from Grafana
| Revision | Description | Created | |
|---|---|---|---|
| Download |
