QNAP SNMP Monitor

Dashboard to monitor a QNAP NAS with SNMP

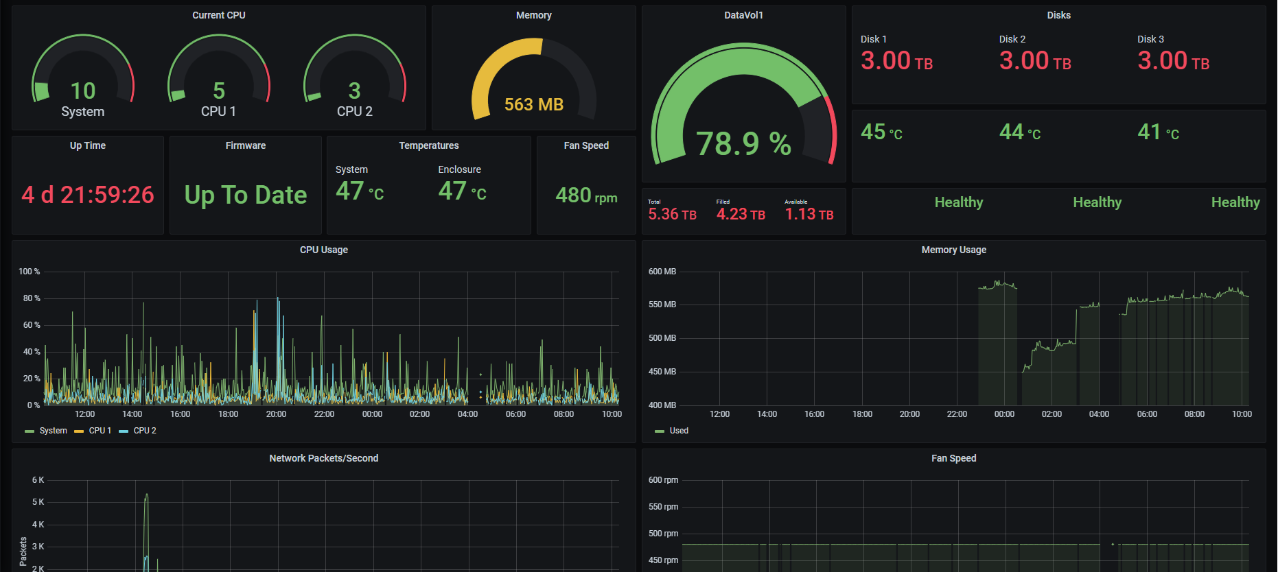
QNAP SNMP Monitor screenshot 1

Steps

  • Turn on SNMP from your QNAP device
  • Generate snmp.yml to use with SNMP Exporter
  • Run SNMP Exporter
  • Add scrape targets to Prometheus

Use SNMP Exporter by Prometheus to export data from your SNMP device https://github.com/prometheus/snmp_exporter

Before yo use the SNMP Exporter, you have to use the SNMP generator to generate the snmp.yml to use with the exporter. To do so use SNMP Generator with the generator.yml below generator.yml

modules:
	qnap:
    	walk:
    		- cpuUsage
			- systemCPU-UsageEX
			- systemFreeMemEX
			- systemFreeMem
			- systemUsedMemory
			- systemAvailableMem
			- systemUptimeEX
			- systemTemperatureEX
			- enclosureSystemTemp
			- ifPacketsReceivedEX
			- ifPacketsSentEX
			- sysFanSpeedEX
			- sysVolumeFreeSizeEX
			- sysVolumeStatusEX
			- diskTemperture
			- diskSmartInfo
			- volumeStatus
			- iops
			- latency
	qnaplong:
		walk:
			- modelNameEX
			- hostNameEX
			- firmwareVersion
			- firmwareUpgradeAvailable
			- systemTotalMemEX
			- systemTotalMem  # V5
			- sysVolumeDescrEX
			- sysVolumeTotalSizeEX
			- diskModel
			- diskCapacity
			- volumeName
			- volumeCapacity

SNMP Generator will create snmp.yml file. Use it with the SNMP Exporter to export above SNMP data to a Prometheus friendly format.

In your Prometheus configuration file add the following two scrape targets.

  - job_name: 'snmp_qnap'
    scrape_interval: 1m
    scrape_timeout: 1m
    static_configs:
    - targets:
        - 192.168.1.5 #IP Address of the SNMP Device
    metrics_path: /snmp
    params:
      module: [qnap]
    relabel_configs:
      - source_labels: [__address__]
        target_label: __param_target
      - source_labels: [__param_target]
        target_label: instance
      - target_label: __address__
        replacement: 192.168.1.15:9116 #IP Address of the SNMP Exporter. 9116 is the default port

  - job_name: 'snmp_qnap_long'
    scrape_interval: 5m
    scrape_timeout: 2m
    static_configs:
    - targets:
        - 192.168.1.5  #IP Address of the SNMP Device
    metrics_path: /snmp
    params:
      module: [qnaplong]
    relabel_configs:
      - source_labels: [__address__]
        target_label: __param_target
      - source_labels: [__param_target]
        target_label: instance
      - target_label: __address__
        replacement: 192.168.1.15:9116 #IP Address of the SNMP Exporter. 9116 is the default port

Works Best with

  • One data volume

Known Issues

  • If it says “No Data” in some fields, it means one of two scrapes failed. Data will be back when the scrape succeeds.
Revisions
RevisionDescriptionCreated
SNMP

SNMP

by Grafana Labs
Grafana Labs solution

Easily monitor any generic SNMP (Simple Network Management Protocol) device with Grafana Cloud's out-of-the-box monitoring solution.

Learn more

Get this dashboard

Import the dashboard template

or

Download JSON

Datasource
Dependencies