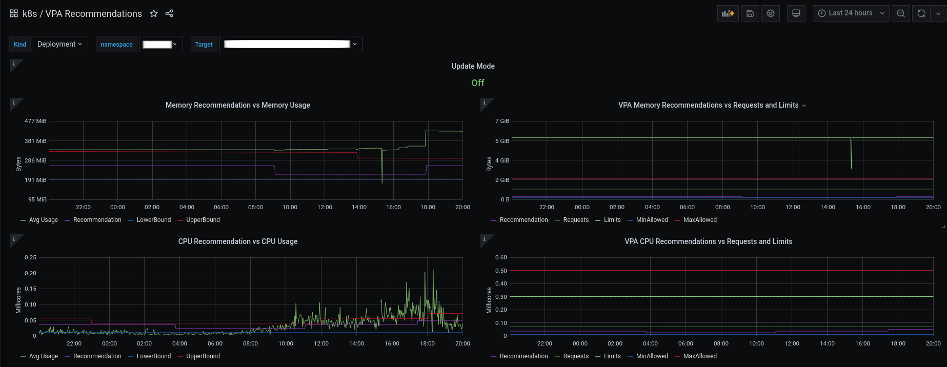
VPA Recommendations
A dashboard for Vertical Pod Autoscaler metrics.
Dashboard for Kubernetes Vertical Pod Autoscaler.
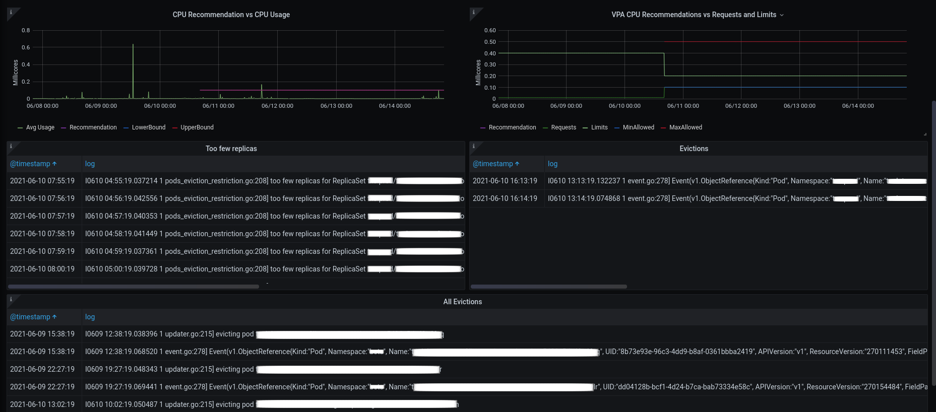
Uses Prometheus datasource to get VPA metrics (lowerBound, upperBound, target, minAllowed, maxAllowed, update_mode) and average pod resources usage (cpu, memory).
Also uses Elasticsearch datasource to show Eviction and too few replicas events.
Remember: Enable verticalpodautoscalers collector on kube-state-metrics (described here).
Credits: Based on vpa-dashboard from gardener.
Data source config
Collector config:
Upload an updated version of an exported dashboard.json file from Grafana
| Revision | Description | Created | |
|---|---|---|---|
| Download |
