pgSCV: PostgreSQL
PostgreSQL dashboard for pgSCV metrics (Prometheus version, pgSCV 0.7.0 edition)
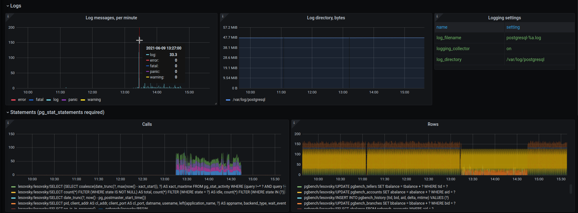
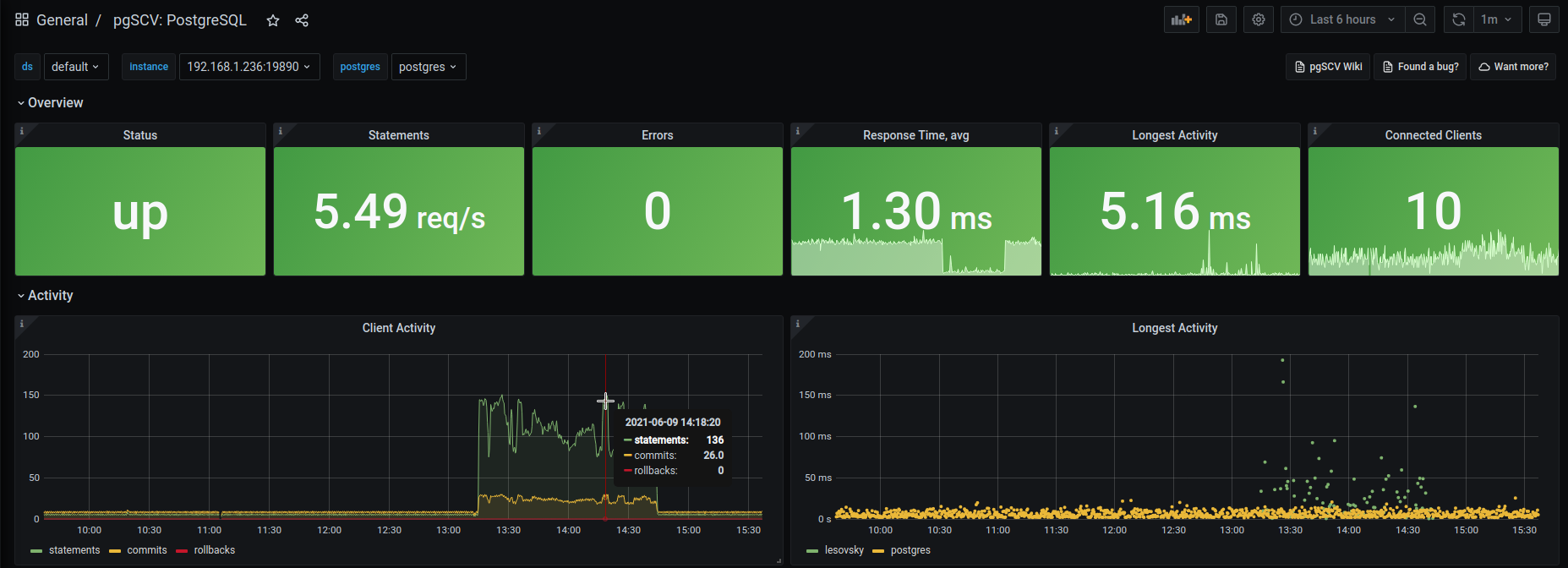
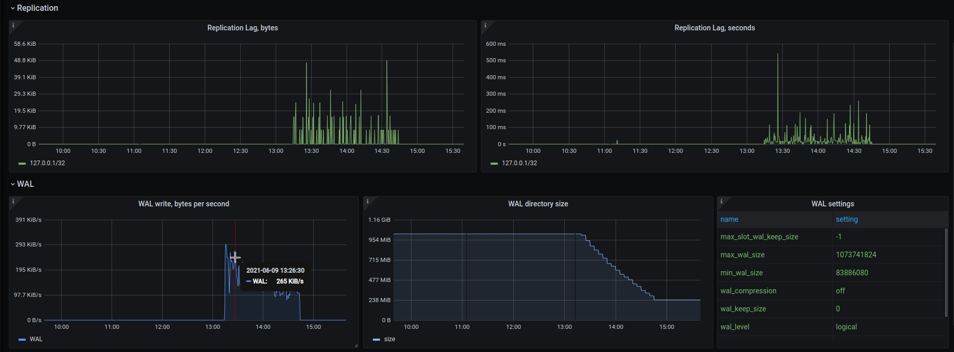
pgSCV’s system dashboard provides charts based on pgSCV PostgreSQL metrics - actvity, statements, logs, tables workload, replication, WAL, autovacuum background services and more.
Data source config
Collector config:
Upload an updated version of an exported dashboard.json file from Grafana
| Revision | Description | Created | |
|---|---|---|---|
| Download |
PostgreSQL
Easily monitor your deployment of PostgreSQL, the open source relational database, with Grafana Cloud's out-of-the-box monitoring solution.
Learn more