pgSCV: System
System dashboard based on pgSCV (Prometheus version)
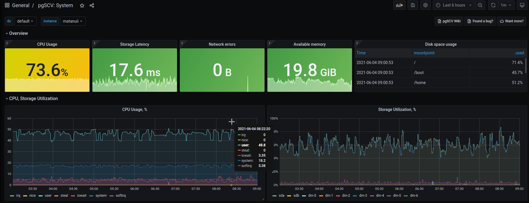
pgSCV’s system dashboard provides charts based on pgSCV system host metrics: CPU, storage, network, memory, etc.
Data source config
Collector config:
Upload an updated version of an exported dashboard.json file from Grafana
| Revision | Description | Created | |
|---|---|---|---|
| Download |
