Bull All Queues
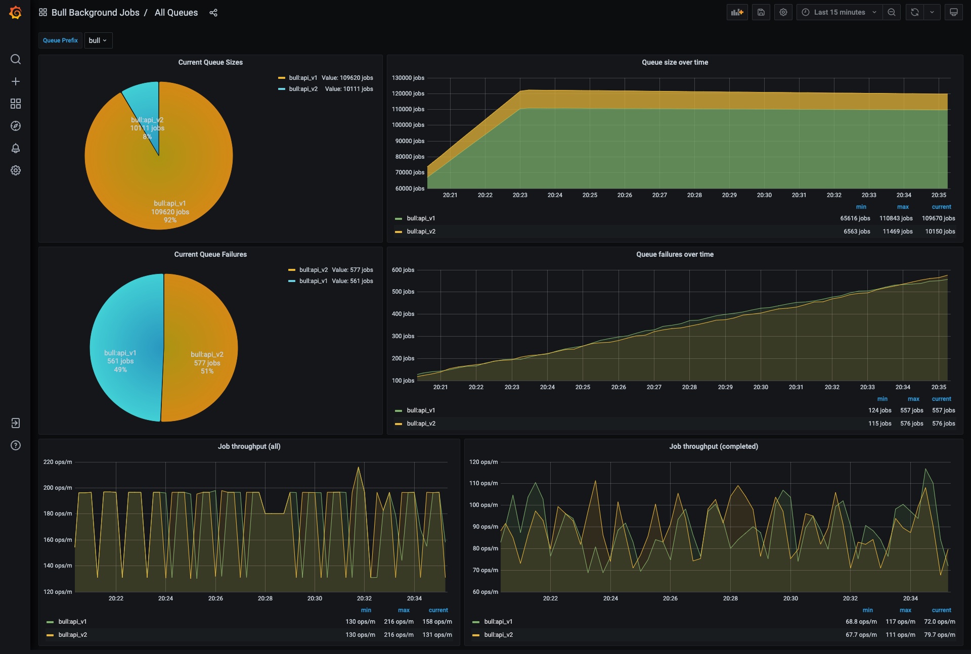
Bull All Queues Dashboard. To be used with metrics exported from https://hub.docker.com/r/ejhayes/nodejs-bull-monitor
Data source config
Collector config:
Upload an updated version of an exported dashboard.json file from Grafana
| Revision | Description | Created | |
|---|---|---|---|
| Download |
