Blackbox Exporter Node
Blackbox Exporter Node
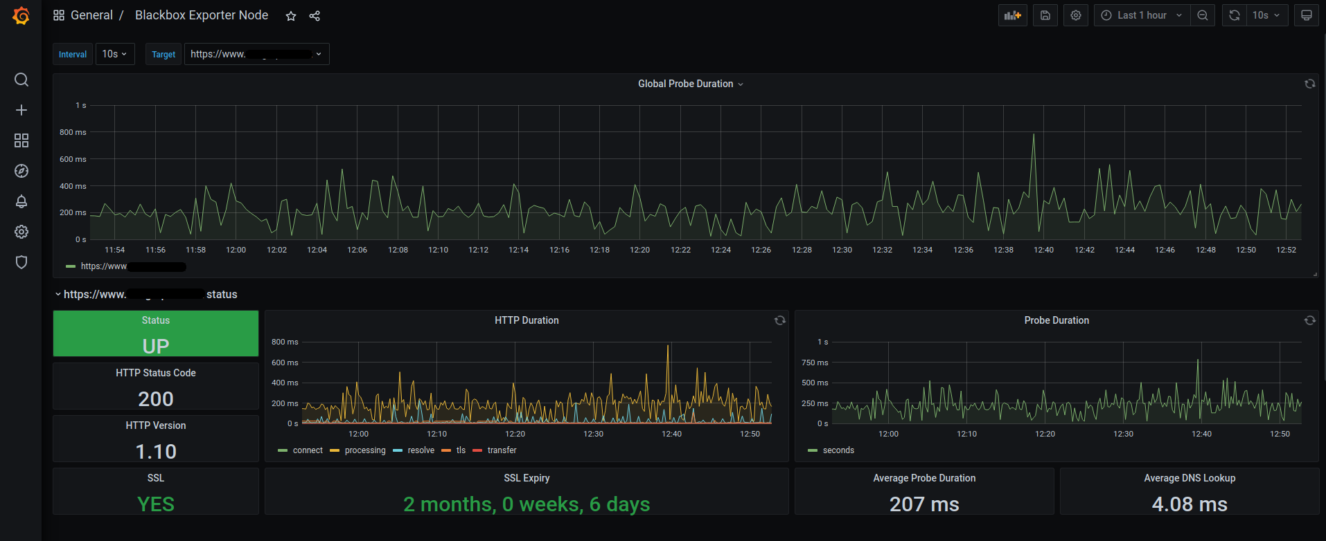
User Blackbox exporter to use this Dashboard. You can install the exporter at https://prometheus.io/download/#blackbox_exporter
Data source config
Collector config:
Upload an updated version of an exported dashboard.json file from Grafana
| Revision | Description | Created | |
|---|---|---|---|
| Download |
Linux Server
Monitor Linux with Grafana. Easily monitor your Linux deployment with Grafana Cloud's out-of-the-box monitoring solution.
Learn more