Kubernetes Cluster Overall Dashboard
Monitors Kubernetes cluster using Prometheus. Shows overall cluster or Node CPU / Memory / Filesystem 基于K8 Cluster Detail Dashboard 和 Kubernetes for Prometheus Dashboard CN 20201209 修改,调整了布局
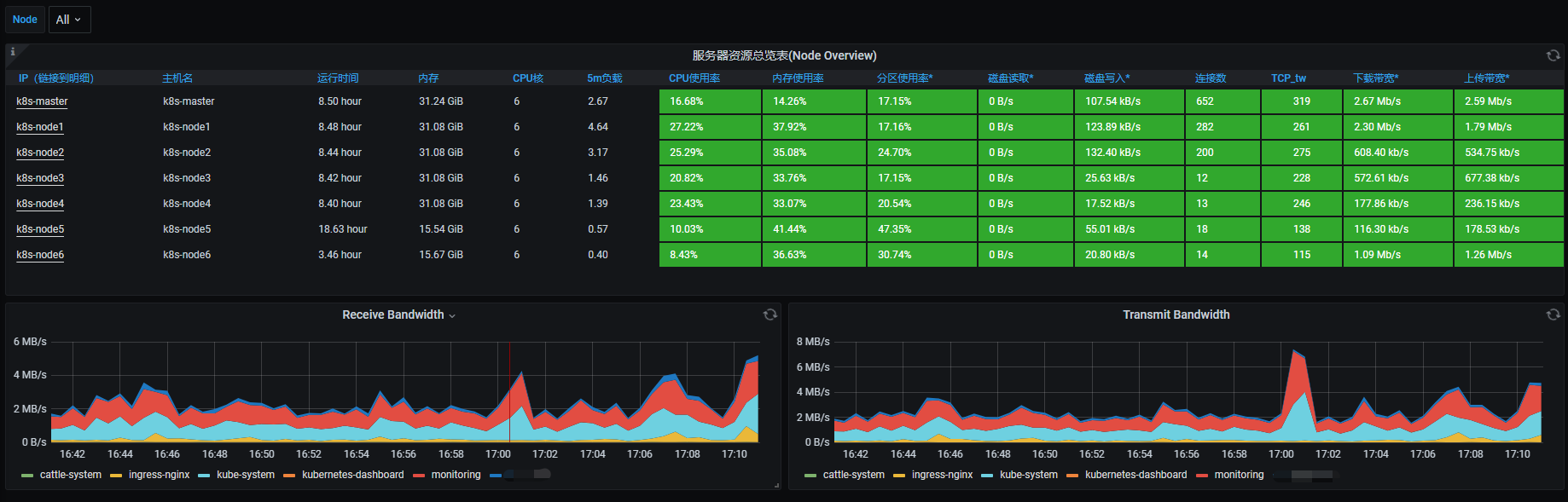
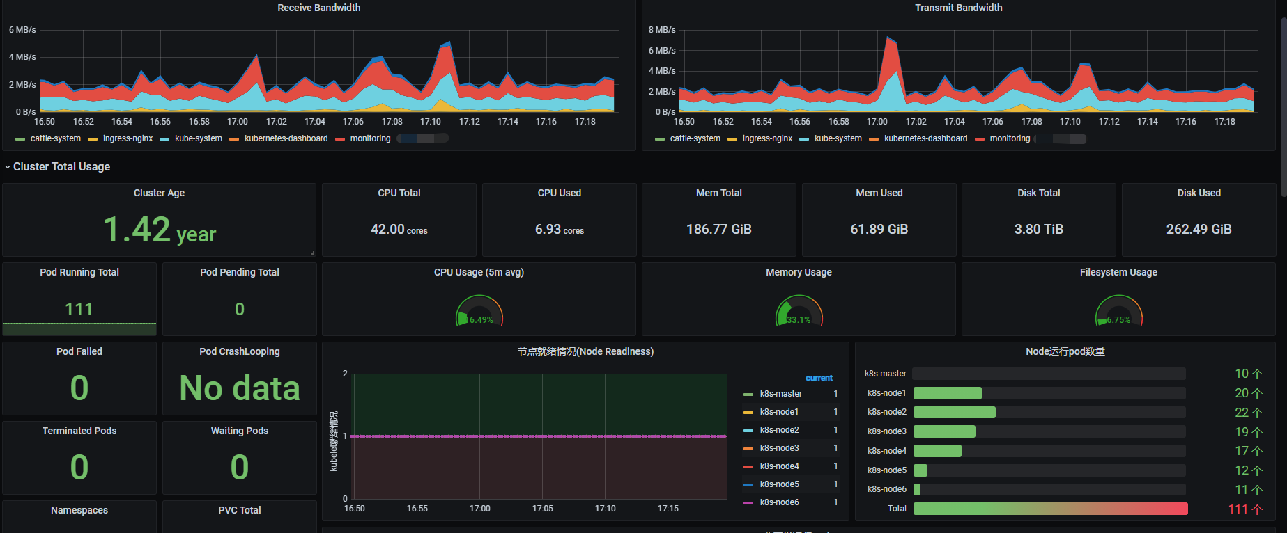
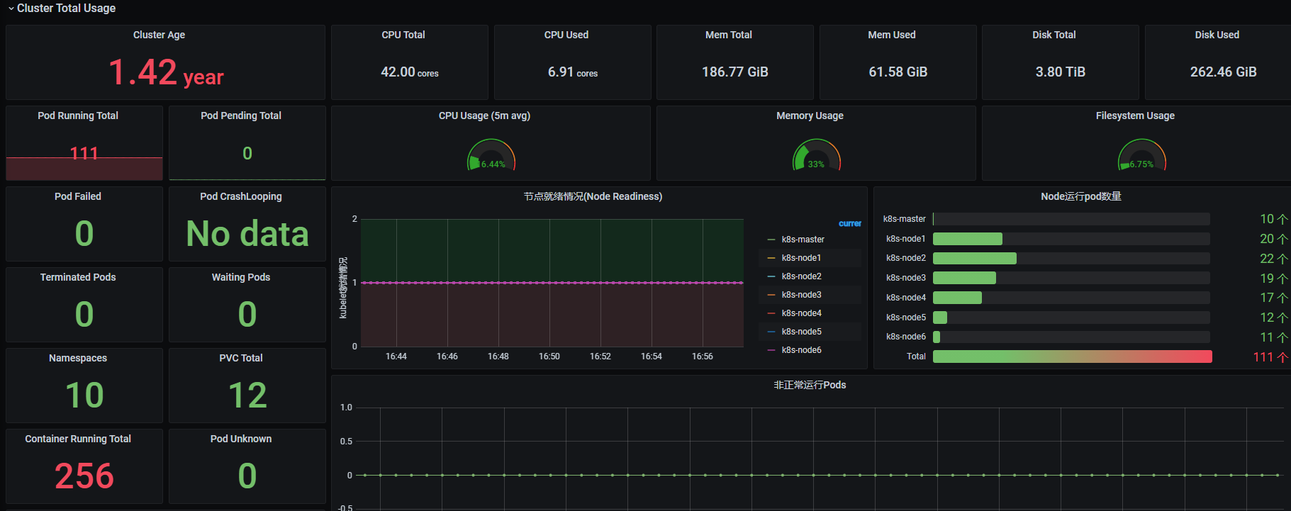
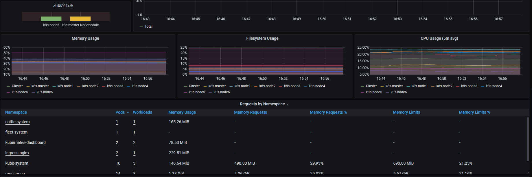
- Monitors Kubernetes cluster using Prometheus. Shows overall cluster or Node CPU / Memory / Filesystem
- 基于K8 Cluster Detail Dashboard 和 Kubernetes for Prometheus Dashboard CN 20201209 修改,调整了布局
Data source config
Collector config:
Upload an updated version of an exported dashboard.json file from Grafana
| Revision | Description | Created | |
|---|---|---|---|
| Download |
Kubernetes
Monitor your Kubernetes deployment with prebuilt visualizations that allow you to drill down from a high-level cluster overview to pod-specific details in minutes.
Learn more