1. Cluster Summary - nginx, throughput, pod summary
Dashboard for Kubernetes cluster with Prometheus.
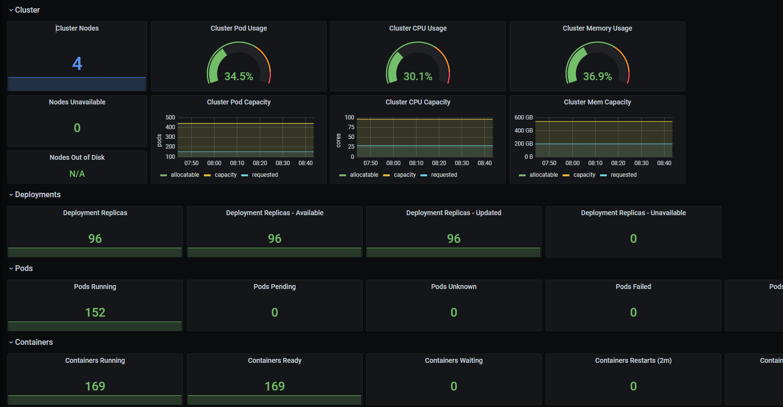
Kube Cluster Dashboard . NGINX . Network Throughput . Cluster Status . Node Status(CPU, Memory, Disk)
Data source config
Collector config:
Upload an updated version of an exported dashboard.json file from Grafana
| Revision | Description | Created | |
|---|---|---|---|
| Download |
