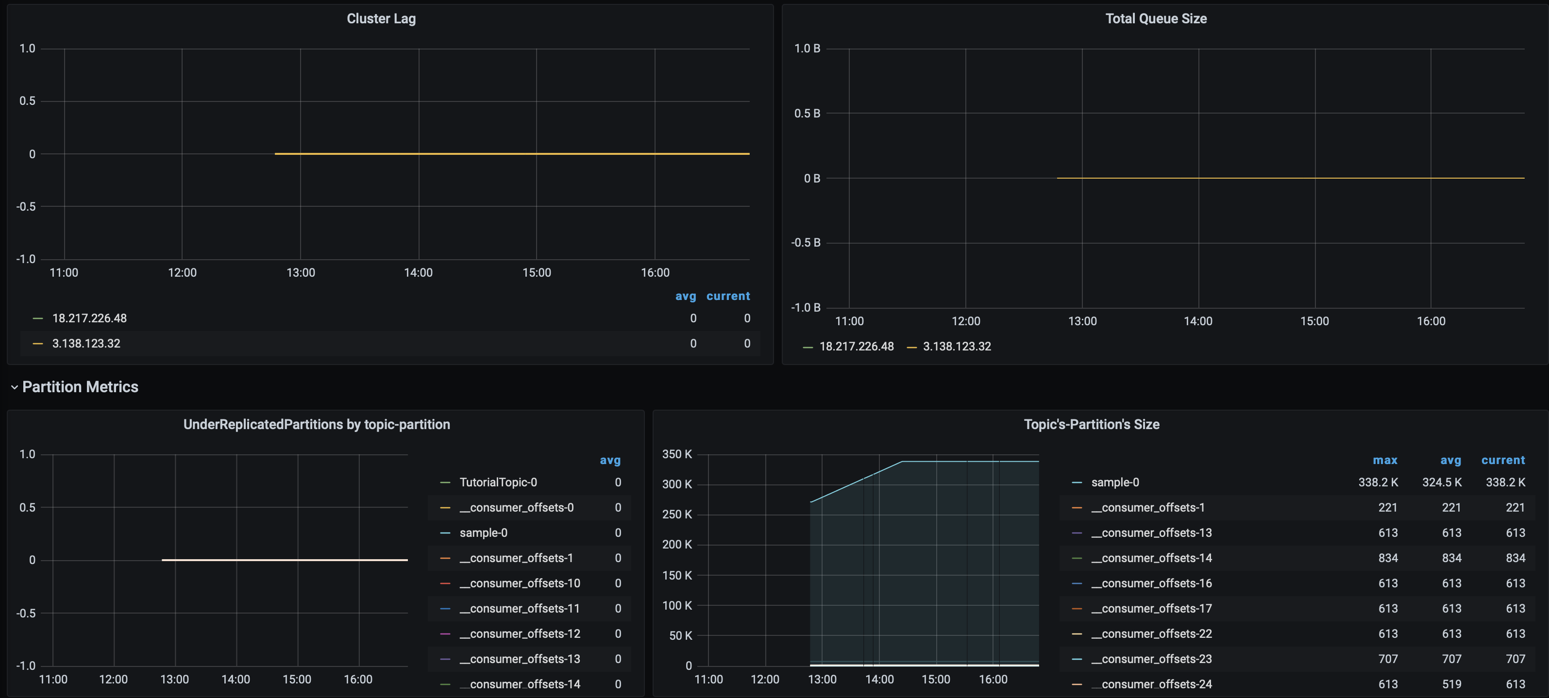
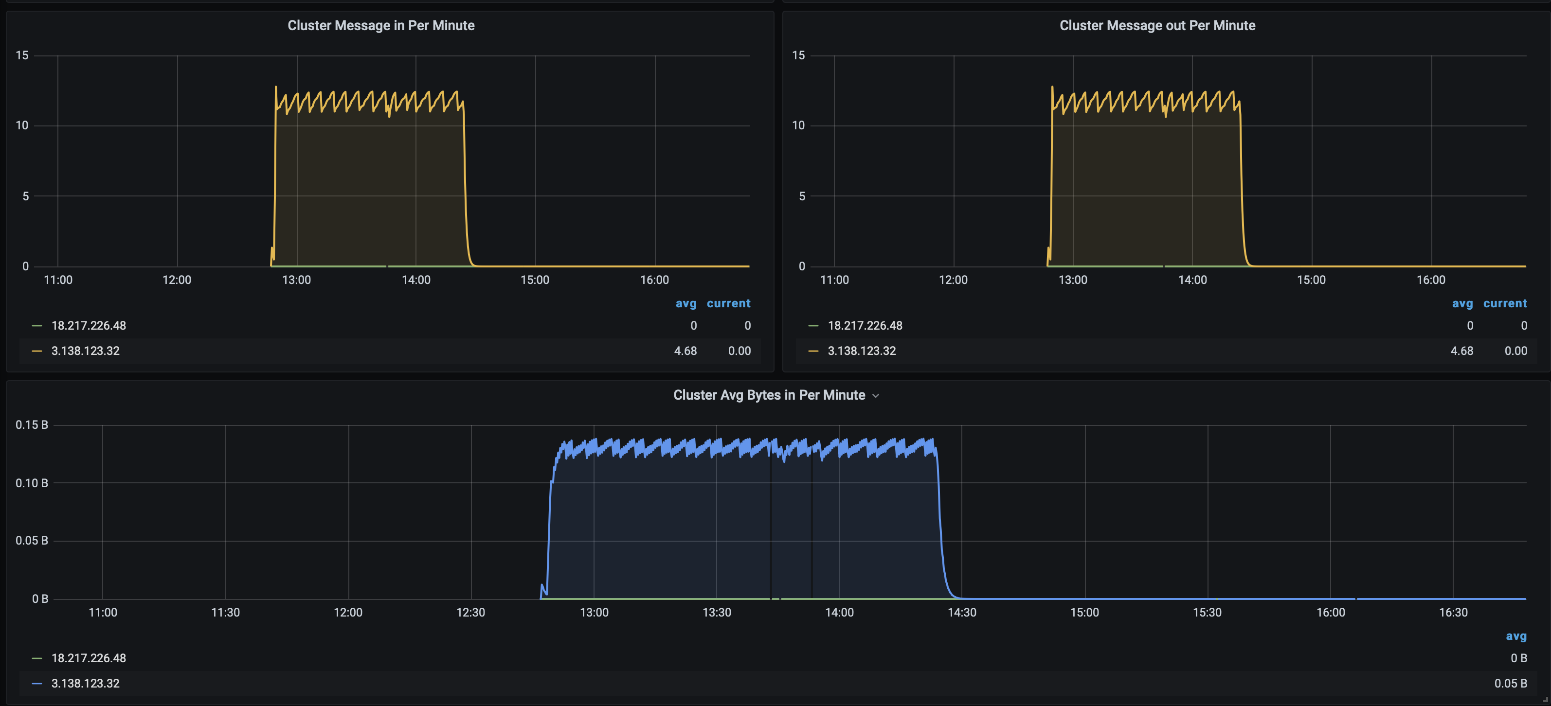
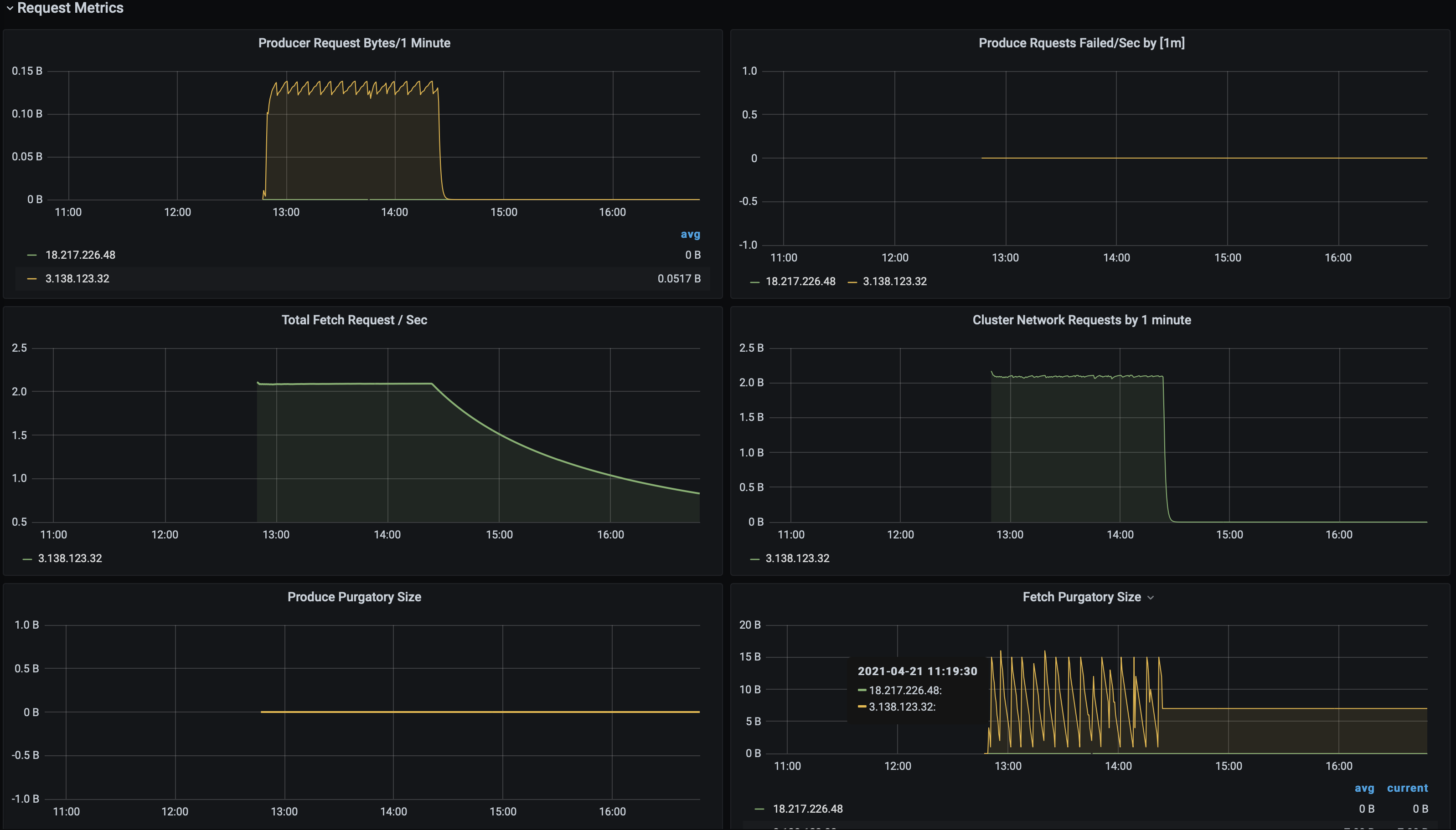
Kafka Cluster Metrics
Kafka Cluster Metrics Dashboard
Telegraf Input Plugins
Following are the basic telegraf Configuration can be use.
[global_tags]
## Contributor Information
**mahesh.kumar@opstree.com**
# Configuration for telegraf agent
[agent]
interval = "10s"
debug = false
hostname = "theone.us-central1-a.c.theone-277307.internal"
round_interval = true
flush_interval = "10s"
flush_jitter = "0s"
collection_jitter = "0s"
metric_batch_size = 1000
metric_buffer_limit = 10000
quiet = false
logfile = "/var/log/telegraf/telegraf.log"
omit_hostname = false
###############################################################################
# OUTPUTS #
###############################################################################
[[outputs.prometheus_client]]
listen = ":9273"
###############################################################################
# INPUTS #
###############################################################################
[[inputs.cpu]]
percpu = true
[[inputs.disk]]
[[inputs.io]]
[[inputs.mem]]
[[inputs.net]]
[[inputs.system]]
[[inputs.swap]]
[[inputs.netstat]]
[[inputs.processes]]
[[inputs.kernel]]
[[inputs.diskio]]
[[inputs.procstat]]
user = "root,telegraf,ubuntu"Jolokia Agent Config
## Read JMX metrics through Jolokia
[[inputs.jolokia2_agent]]
## An array of Kafka servers URI to gather stats.
urls = ["http://localhost:8778/jolokia"]
name_prefix = "kafka."
[[inputs.jolokia2_agent.metric]]
name = "controller"
mbean = "kafka.controller:name=*,type=*"
field_prefix = "$1."
[[inputs.jolokia2_agent.metric]]
name = "controller"
mbean = "kafka.consumer:type=consumer-fetch-manager-metrics,client-id=([-.w]+)"
field_prefix = "$1."
tag_keys = ["topic", "consumer"]
[[inputs.jolokia2_agent.metric]]
name = "replica_manager"
mbean = "kafka.server:name=*,type=ReplicaManager"
field_prefix = "$1."
[[inputs.jolokia2_agent.metric]]
name = "server_replicafetchmanager.maxlag"
mbean = "kafka.server:type=ReplicaFetcherManager,name=MaxLag,clientId=Replica"
field_prefix = "$1."
tag_keys = ["topic", "ReplicaFetcherManager"]
[[inputs.jolokia2_agent.metric]]
name = "server_requesthandler_avgidlepct"
mbean = "kafka.server:name=RequestHandlerAvgIdlePercent,type=KafkaRequestHandlerPool"
field_name = "$1"
tag_keys = ["topic"]
[[inputs.jolokia2_agent.metric]]
name = "purgatory"
mbean = "kafka.server:delayedOperation=*,name=*,type=DelayedOperationPurgatory"
field_prefix = "$1."
field_name = "$2"
[[inputs.jolokia2_agent.metric]]
name = "client"
mbean = "kafka.server:client-id=*,type=*"
tag_keys = ["client-id", "type"]
[[inputs.jolokia2_agent.metric]]
name = "server_replicafetchmanager.maxlag"
mbean = "kafka.server:type=ReplicaFetcherManager,name=MaxLag,clientId=Replica"
tag_keys = ["request", "network"]
[[inputs.jolokia2_agent.metric]]
name = "request"
mbean = "kafka.network:name=*,request=*,type=RequestMetrics"
field_prefix = "$1."
tag_keys = ["request", "network"]
[[inputs.jolokia2_agent.metric]]
name = "network_processor_avgidlepct"
mbean = "kafka.network:name=NetworkProcessorAvgIdlePercent,type=SocketServer"
field_prefix = "$1."
tag_keys = ["socketserver", "network"]
[[inputs.jolokia2_agent.metric]]
name = "topics"
mbean = "kafka.server:name=*,type=BrokerTopicMetrics"
field_prefix = "$1."
[[inputs.jolokia2_agent.metric]]
name = "topic"
mbean = "kafka.server:name=*,topic=*,type=BrokerTopicMetrics"
field_prefix = "$1."
tag_keys = ["topic"]
[[inputs.jolokia2_agent.metric]]
name = "partition"
mbean = "kafka.log:name=*,partition=*,topic=*,type=Log"
field_name = "$1"
tag_keys = ["topic", "partition"]
[[inputs.jolokia2_agent.metric]]
name = "partition"
mbean = "kafka.cluster:name=UnderReplicated,partition=*,topic=*,type=Partition"
field_name = "UnderReplicatedPartitions"
tag_keys = ["topic", "partition"]
[[inputs.jolokia2_agent.metric]]
name = "controller_activecontrollers"
mbean = "kafka.controller:type=KafkaController,name=ActiveControllerCount"
field_name = "$1"
tag_keys = ["controller"]
[[inputs.jolokia2_agent.metric]]
name = "controller_offlinepartitions"
mbean = "kafka.controller:type=KafkaController,name=OfflinePartitionsCount"
field_name = "$1"
tag_keys = ["controller"]
[[inputs.jolokia2_agent.metric]]
name = "controller_stats_leaderelectionrateandtime"
mbean = "kafka.controller:type=ControllerStats,name=LeaderElectionRateAndTimeMs"
field_name = "$1"
tag_keys = ["controller"]
[[inputs.jolokia2_agent.metric]]
name = "controller_stats_uncleanleaderelections"
mbean = "kafka.controller:type=ControllerStats,name=UncleanLeaderElectionsPerSec"
field_name = "$1"
tag_keys = ["controller"]
[[inputs.jolokia2_agent.metric]]
name = "server_requesthandler_avgidlepct"
mbean = "kafka.server:name=RequestHandlerAvgIdlePercent,type=KafkaRequestHandlerPool"
field_name = "$1"
tag_keys = ["topic", "requesthandler"]
# Zookeeper Metrics
[[inputs.jolokia2_agent.metric]]
name = "zookeeper_disconnects"
mbean = "kafka.server:type=SessionExpireListener,name=ZooKeeperDisconnectsPerSec"
paths = ["Count","OneMinuteRate","FiveMinuteRate","FifteenMinuteRate","MeanRate"]
field_name = "$1"
tag_keys = ["zookeeper"]
[[inputs.jolokia2_agent.metric]]
name = "zookeeper_sync_connects"
mbean = "kafka.server:type=SessionExpireListener,name=ZooKeeperSyncConnectsPerSec"
paths = ["Count","OneMinuteRate","FiveMinuteRate","FifteenMinuteRate","MeanRate"]
field_name = "$1"
tag_keys = ["zookeeper"]
[[inputs.jolokia2_agent.metric]]
name = "zookeeper_auth_failures"
mbean = "kafka.server:type=SessionExpireListener,name=ZooKeeperAuthFailuresPerSec"
paths = ["Count","OneMinuteRate","FiveMinuteRate","FifteenMinuteRate","MeanRate"]
field_name = "$1"
tag_keys = ["zookeeper"]
[[inputs.jolokia2_agent.metric]]
name = "zookeeper_readonly_connects"
mbean = "kafka.server:type=SessionExpireListener,name=ZooKeeperReadOnlyConnectsPerSec"
paths = ["Count","OneMinuteRate","FiveMinuteRate","FifteenMinuteRate","MeanRate"]
field_name = "$1"
tag_keys = ["zookeeper"]
[[inputs.jolokia2_agent.metric]]
name = "zookeeper_authentications"
mbean = "kafka.server:type=SessionExpireListener,name=ZooKeeperSaslAuthenticationsPerSec"
paths = ["Count","OneMinuteRate","FiveMinuteRate","FifteenMinuteRate","MeanRate"]
field_name = "$1"
tag_keys = ["zookeeper"]
[[inputs.jolokia2_agent.metric]]
name = "zookeeper_expires"
mbean = "kafka.server:type=SessionExpireListener,name=ZooKeeperExpiresPerSec"
paths = ["Count","OneMinuteRate","FiveMinuteRate","FifteenMinuteRate","MeanRate"]
field_name = "$1"
tag_keys = ["zookeeper"]
[[inputs.jolokia2_agent.metric]]
name = "heap_memory_usage"
mbean = "java.lang:type=Memory"
paths = ["HeapMemoryUsage"]
field_name = "$1"
tag_keys = ["zookeeper"]
[[inputs.jolokia2_agent.metric]]
name = "thread_count"
mbean = "java.lang:type=Threading"
paths = ["TotalStartedThreadCount","ThreadCount","DaemonThreadCount","PeakThreadCount"]
field_name = "$1"
tag_keys = ["zookeeper"]
[[inputs.jolokia2_agent.metric]]
name = "garbage_collector"
mbean = "java.lang:type=GarbageCollector,name=*"
paths = ["CollectionCount","CollectionTime"]
field_name = "$1"
tag_keys = ["garbage_collector"]Contributor Information
Data source config
Collector config:
Upload an updated version of an exported dashboard.json file from Grafana
| Revision | Description | Created | |
|---|---|---|---|
| Download |
Kafka
Easily monitor your Kafka deployment with Grafana Cloud's out-of-the-box monitoring solution.
Learn more