Windows Node Exporter for prometheus-windows-exporter.install

General stats dashboard with node selector, uses metrics from prometheus-windows-exporter.install

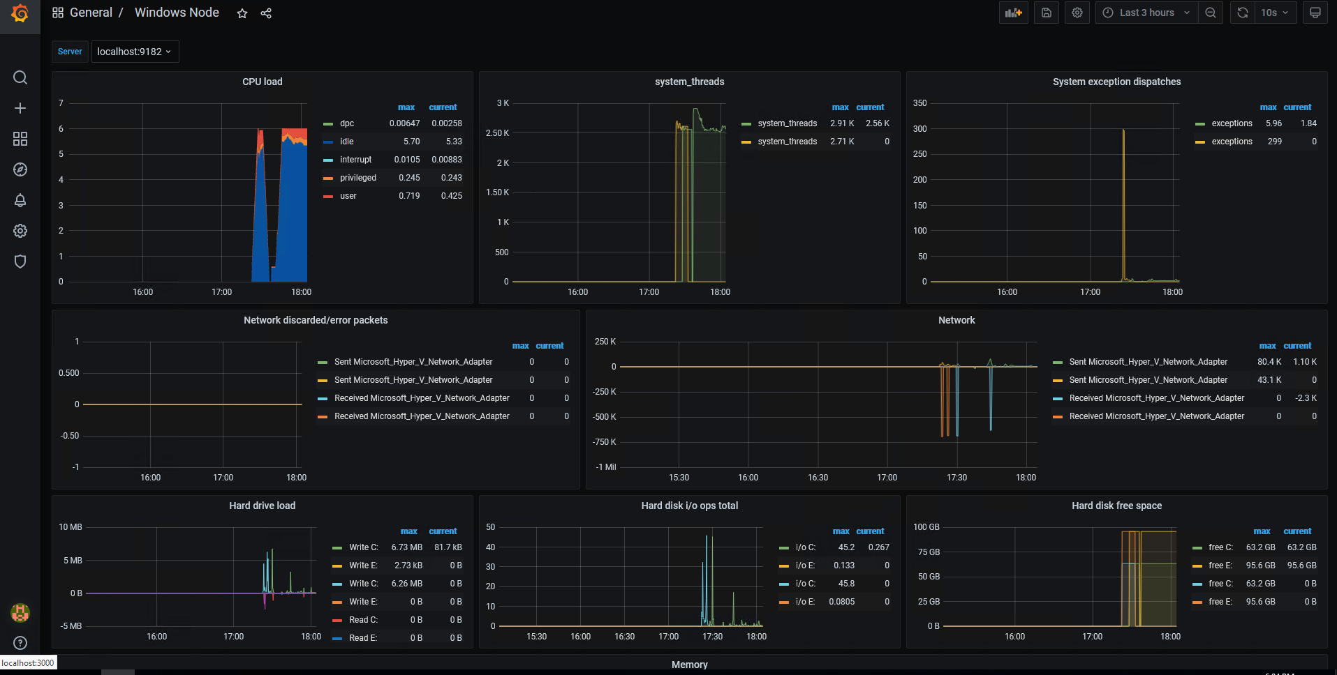
Windows Node Exporter for prometheus-windows-exporter.install screenshot 1

Uses metrics from windows_exporter

Features:

  • Node selector
  • Summary CPU load
  • Memory stats
  • Network load
  • Hard disks usage
  • Service state summary Prometheus config:
- job_name: 'win-exporter'
    static_configs:
      - targets: ['192.168.0.1:9182']

192.168.0.1 - Windows node where windows_exporter is installed

Use ['192.168.0.1:9182', '192.168.0.2:9182'] for multiple hosts

Install windows-exporter with choco

Revisions
RevisionDescriptionCreated
Linux Server

Linux Server

by Grafana Labs
Grafana Labs solution

Monitor Linux with Grafana. Easily monitor your Linux deployment with Grafana Cloud's out-of-the-box monitoring solution.

Learn more

Get this dashboard

Import the dashboard template

or

Download JSON

Datasource
Dependencies