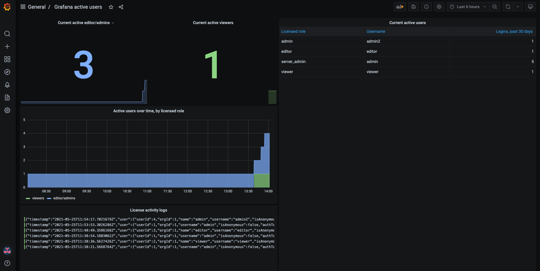
Grafana active users
This dashboard is based on Grafana audit logging data hosted in Loki. It shows the number of active users in Grafana by the user’s licensed role (Viewer or Editor/Admin).
This dashboard only applies to Grafana Enterprise, and it relies on audit logs exported to Loki.
Important: this dashboard does not account for users that have been deleted from Grafana, which might lead to some discrepancies between this information and the information on the Licensing page in Grafana. In those cases, the Licensing page is correct.
See more information on licensing in the Grafana docs.
Data source config
Collector config:
Upload an updated version of an exported dashboard.json file from Grafana
| Revision | Description | Created | |
|---|---|---|---|
| Download |
Windows Active Directory
Easily monitor Windows Active Directory, a directory service developed by Microsoft for Windows domain networks, with Grafana Cloud's out-of-the-box monitoring solution.
Learn more