Azure / Insights / Cosmos DB
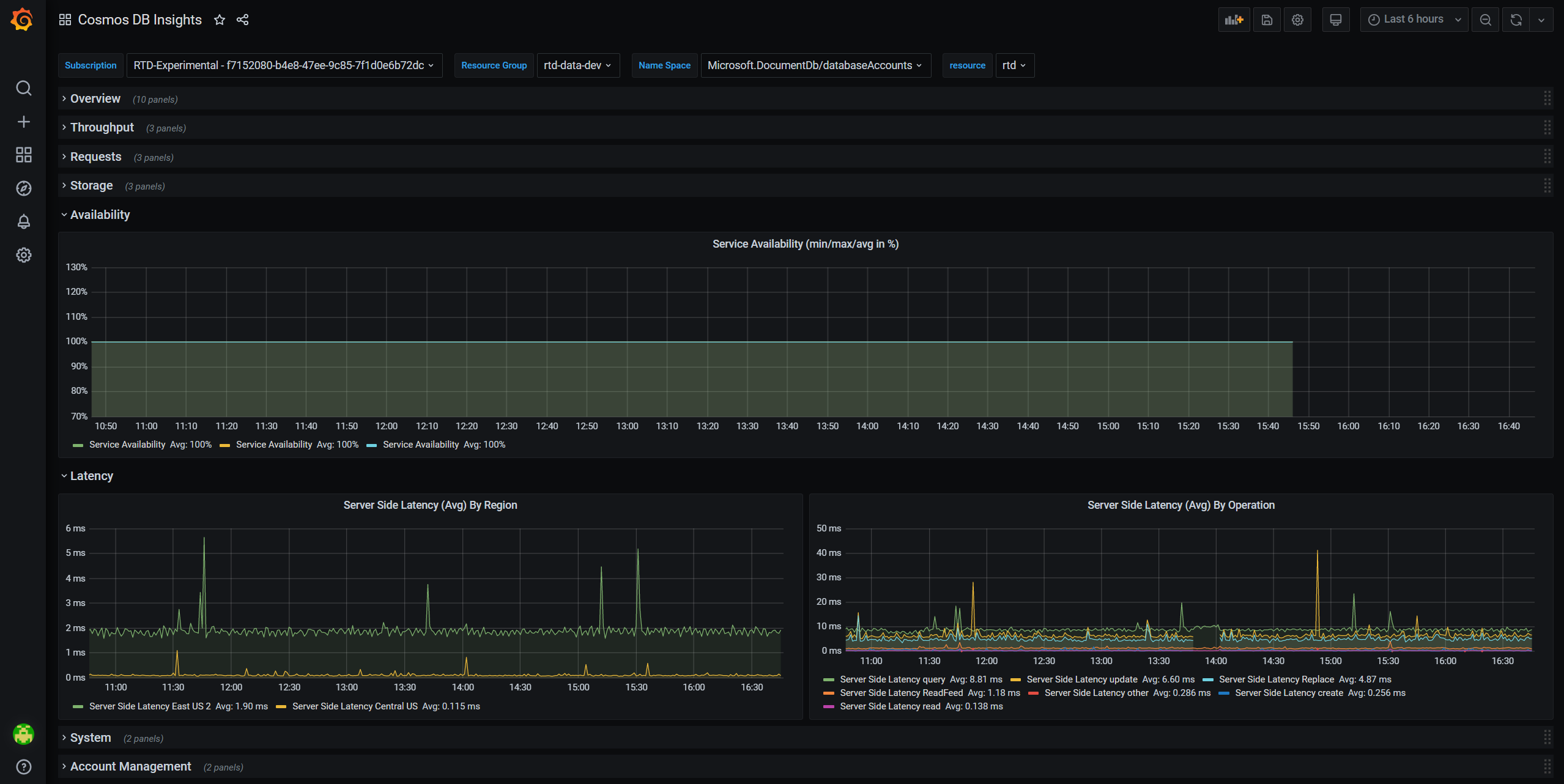
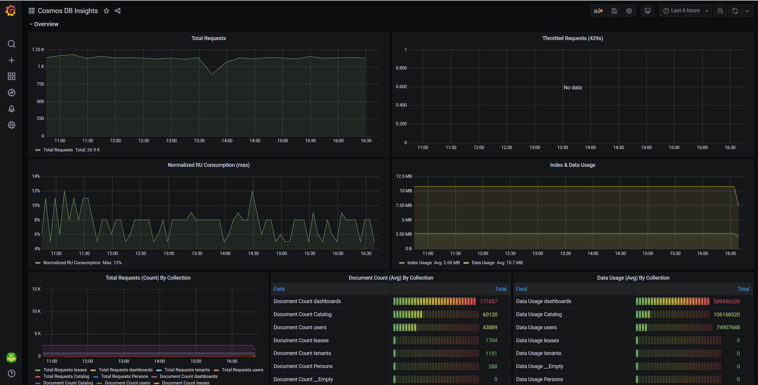
The dashboard provides insights of Azure Cosmos DB overview, throughput, requests, storage, availability latency, system and account management.
Using Azure Monitor data source, this dashboard helps you visualize Azure Cosmos DB metrics. Equipped with interactive charts showing the most essential details related to overview, throughput, requests, storage, availability latency, system and account management, this dashboard gives you 360 degree observability view of your Cosmos DB account.
More information:
Send your feedback to azmongrafana@microsoft.com
Data source config
Collector config:
Upload an updated version of an exported dashboard.json file from Grafana
| Revision | Description | Created | |
|---|---|---|---|
| Download |
Azure Cosmos DB
With the Grafana plugin for Azure Cosmos DB, you can quickly visualize and query your Azure Cosmos DB data from within Grafana.
Learn more