Isilon Storage Efficiency
Preliminary Dashboard to monitor Data reduction stats
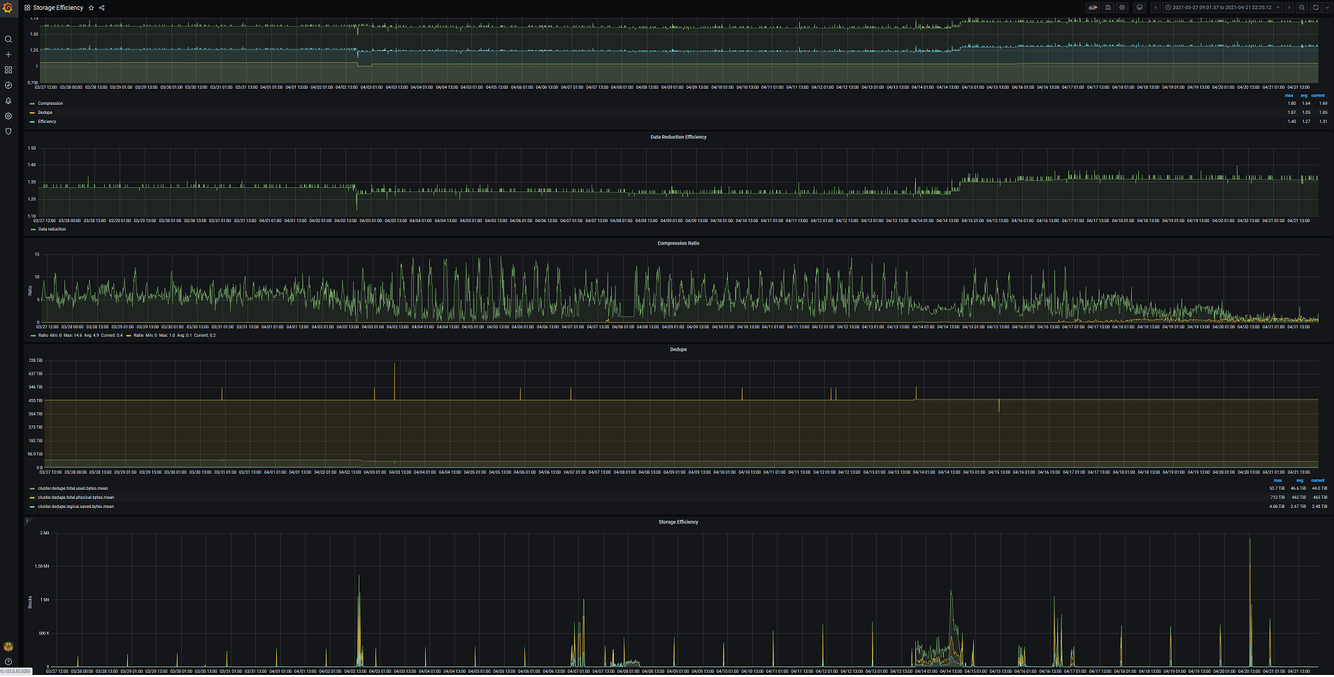
Preliminary Dashboard for monitoring data reduction. Available in OneFS v. 9.2+
Make sure the Isilon Data insights config file contains the [compression_stats] stanza below.
[compression_stats] update_interval: * stats: cluster.compression.blocks.logical cluster.compression.blocks.physical cluster.compression.ratio cluster.compression.blocks.protection cluster.dedupe.inline.blocks.zero cluster.dedupe.inline.blocks.dedupe cluster.dedupe.inline.blocks.sstore cluster.dedupe.inline.ratio
Data source config
Collector config:
Upload an updated version of an exported dashboard.json file from Grafana
| Revision | Description | Created | |
|---|---|---|---|
| Download |
