Azure / Insights / Storage Accounts
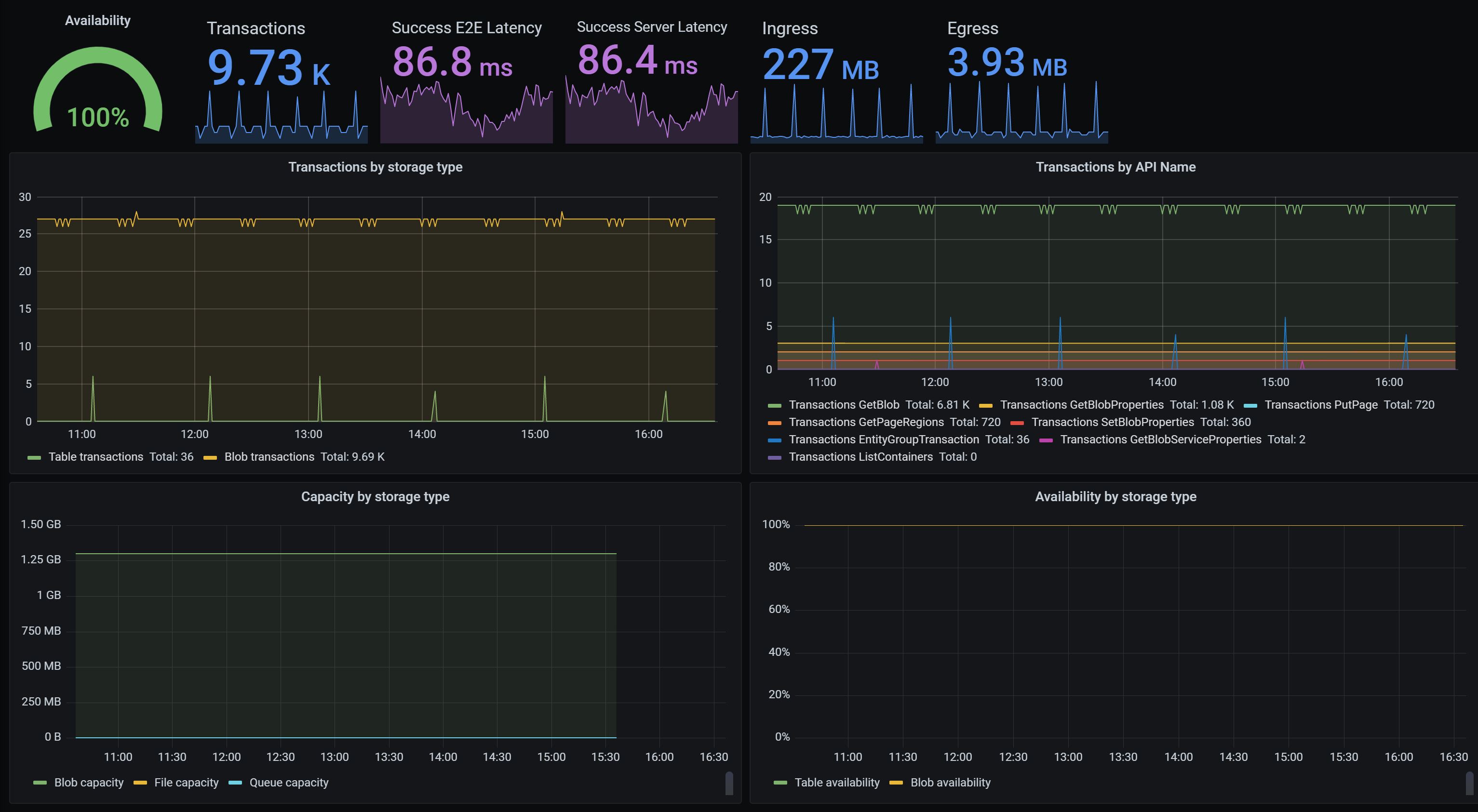
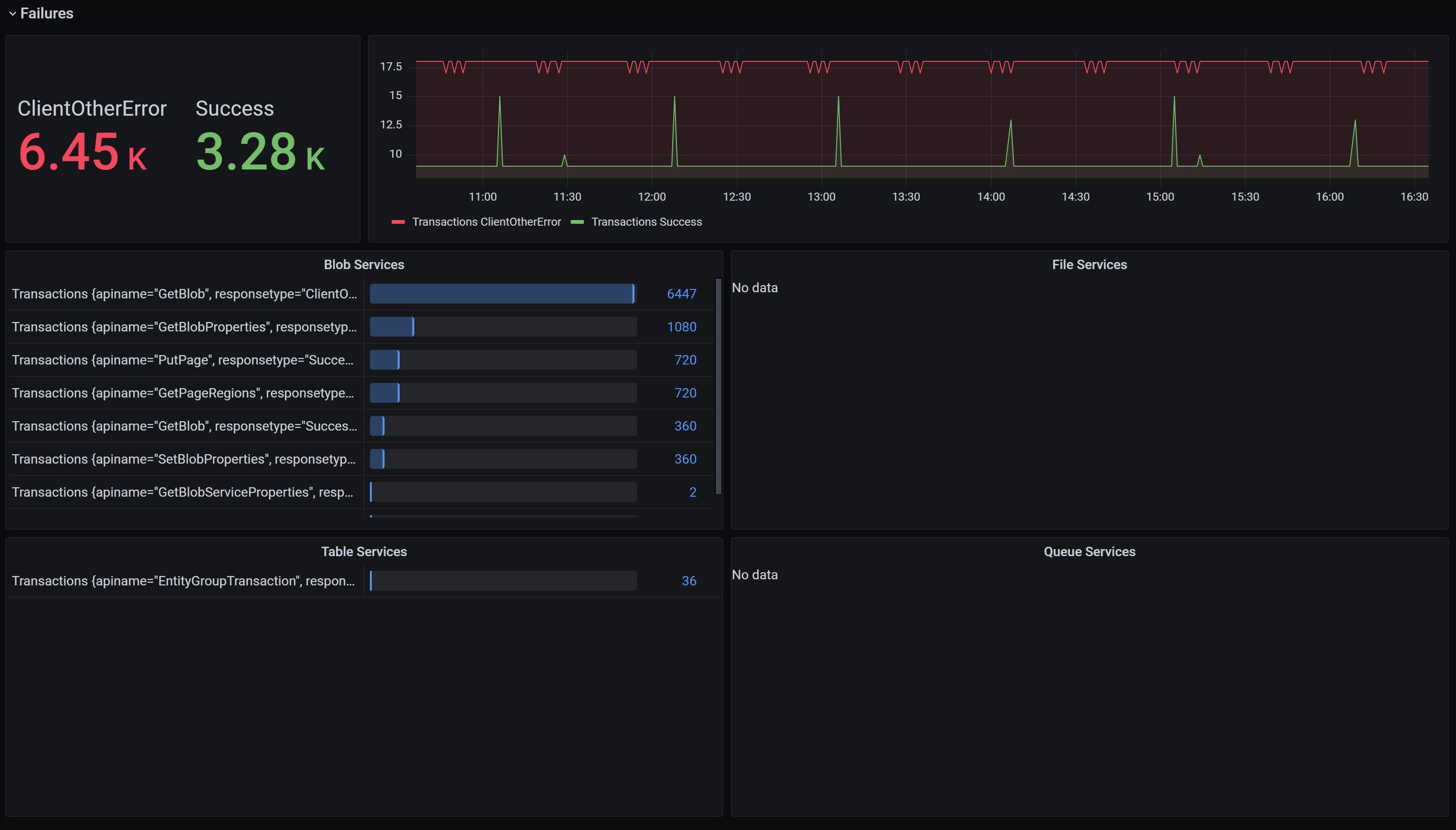
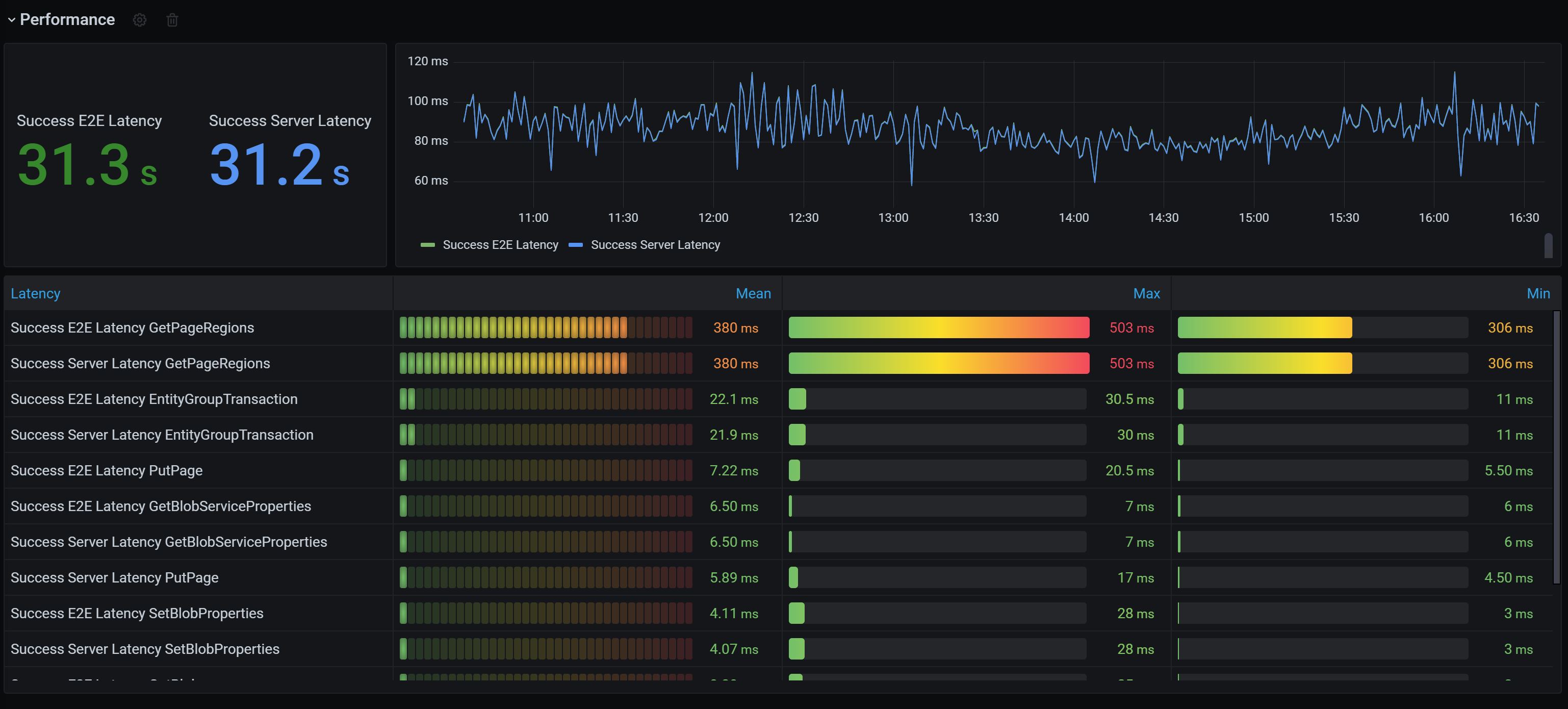
Using Azure Monitor data source, this dashboard helps you visualize key storage account metrics. Equipped with interactive charts showing the most essential details related to storage capacity, availability, transactions, and latency this dashboard gives you 360 degree observability view of your storage account.
More information:
- Set up Azure Monitor data source
- Azure Monitor
- Monitor, diagnose and troubleshoot Microsoft Azure Storage
Send your feedback to azmongrafana@microsoft.com
Data source config
Collector config:
Upload an updated version of an exported dashboard.json file from Grafana
| Revision | Description | Created | |
|---|---|---|---|
| Download |
Azure Cosmos DB
With the Grafana plugin for Azure Cosmos DB, you can quickly visualize and query your Azure Cosmos DB data from within Grafana.
Learn more