RADIX VALIDATOR MONITOR
A Dashboard to monitor a validator node on the radix public network.
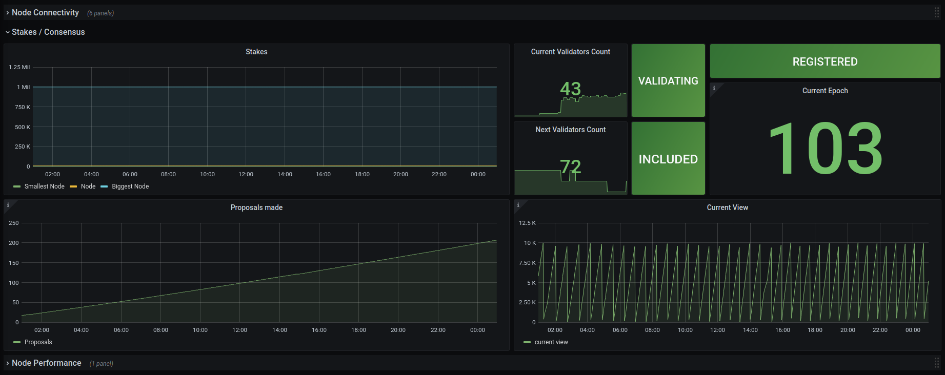
A dashboard for validator nodes on the radix public network. To use with the radix node exporter at https://github.com/mbiandix/radix-node-exporter or any other providing the needed metrics as named in https://github.com/mbiandix/radix-node-exporter/blob/main/src/metrics.py
Data source config
Collector config:
Upload an updated version of an exported dashboard.json file from Grafana
| Revision | Description | Created | |
|---|---|---|---|
| Download |
