Mikrotik monitoring
Mikrotik monitoring (support 9.0.5) added w60G
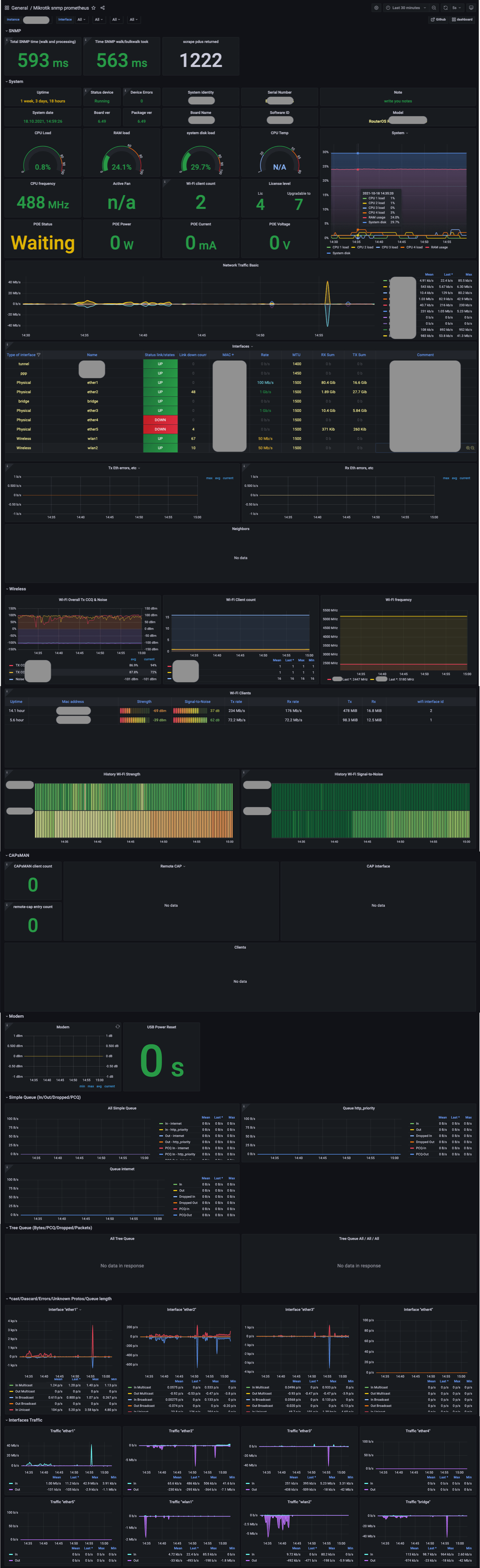
Grafana dashboard for mikrotik
What's new ?
- added 60GHz monitoring
? Deploy with docker-compose (grafana+prometheus+snmp_exporter)
deploy with bash script
curl -fsSL https://raw.githubusercontent.com/IgorKha/Grafana-Mikrotik/master/run.sh | bash -s -- --config
You can also pass some arguments to script to set some these options:
--config: change the user and password to grafana and specify the mikrotik IP address
stop: stop docker containers
--help
For example:
bash run.sh --config
deploy with docker-compose manual
- clone repository
git clone https://github.com/IgorKha/Grafana-Mikrotik.git && cd Grafana-Mikrotik
- Change targets ip (192.168.88.1) into file prometheus/prometheus.yml
nano prometheus/prometheus.yml
- Run docker-compose
docker-compose up -d
- Open localhost:3000
Grafana:
login:
adminpassword:
mikrotik
If you want to change the credentials, then edit the .env file
More information
Data source config
Collector config:
Upload an updated version of an exported dashboard.json file from Grafana
| Revision | Description | Created | |
|---|---|---|---|
| Download |

