Node exporter metrics on docker swarm mode
A simple overview of the most important Docker metrics export by node-expoter on docker swarm mode.
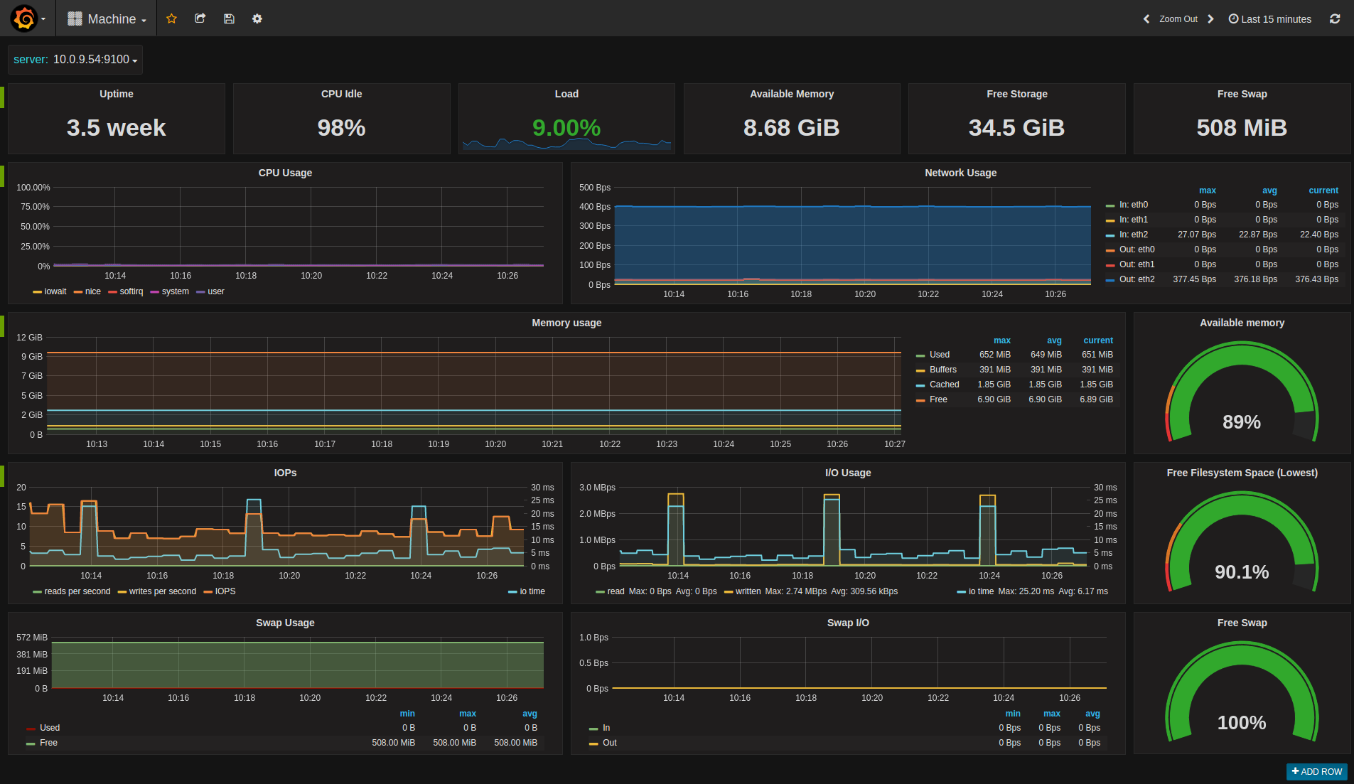
This is a dashboard for monitoring Docker host metrics collected by node-expoter and stored in Prometheus TSDB.
Data source config
Collector config:
Upload an updated version of an exported dashboard.json file from Grafana
| Revision | Description | Created | |
|---|---|---|---|
| Download |
Docker
Easily monitor Docker with Grafana Cloud's out-of-the-box monitoring solution.
Learn more