WeatherFlow Collector - Today So Far (local-udp)
WeatherFlow Collector provides multiple ways of collecting data from the WeatherFlow Tempest, Air, and Sky weather systems. These Grafana dashboards offer visualizations in real-time for current conditions, derived metrics, and forecasting.
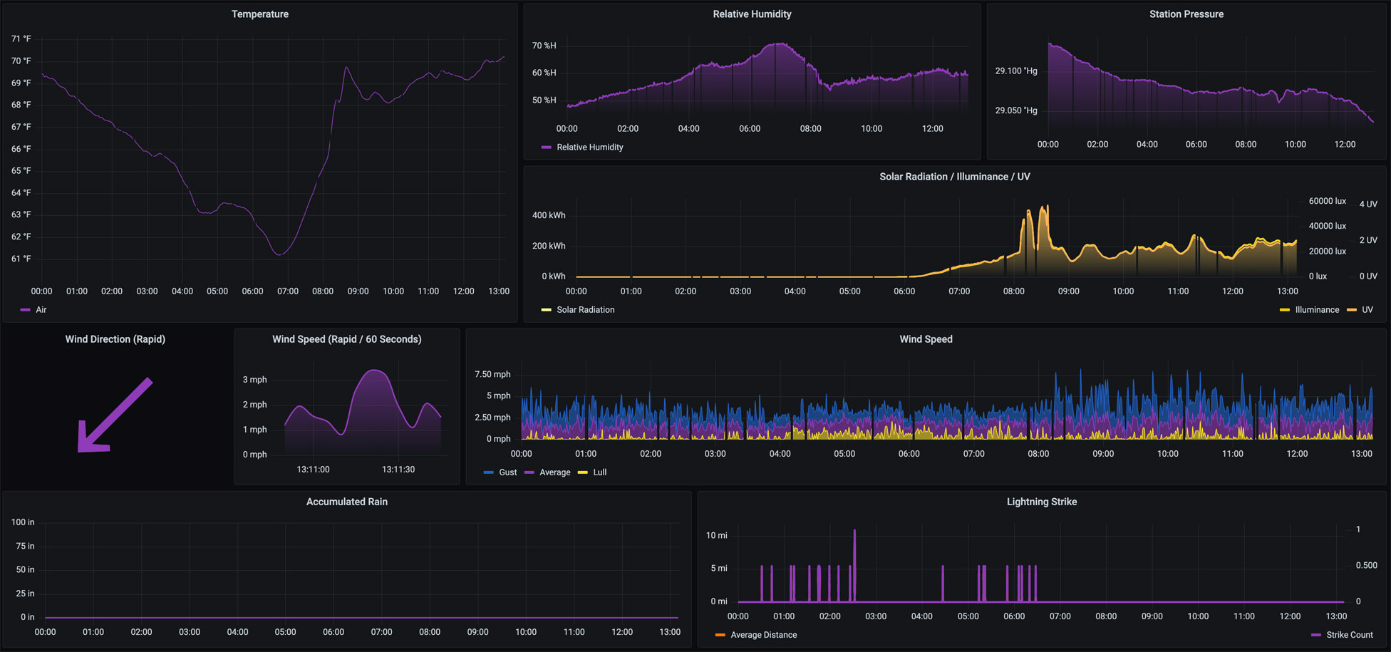
The dashboard provides for Temperature, Relative Humidity, Station Pressure, Accumulated Rain, Solar Radiation, Illuminance, UV, Lightning Strike, and Wind Speed from midnight to the current time. These reflect the direct measurements from the local-udp collector (or imported from WeatherFlow).
More details on these WeatherFlow Collector dashboards may be found:
- Github Project: https://github.com/lux4rd0/weatherflow-collector/
- Web Site: https://labs.lux4rd0.com/weatherflow-collector/
Data source config
Collector config:
Upload an updated version of an exported dashboard.json file from Grafana
| Revision | Description | Created | |
|---|---|---|---|
| Download |
