WeatherFlow Collector - Historical (local-udp)
WeatherFlow Collector provides multiple ways of collecting data from the WeatherFlow Tempest, Air, and Sky weather systems. These Grafana dashboards offer visualizations in real-time for current conditions, derived metrics, and forecasting.
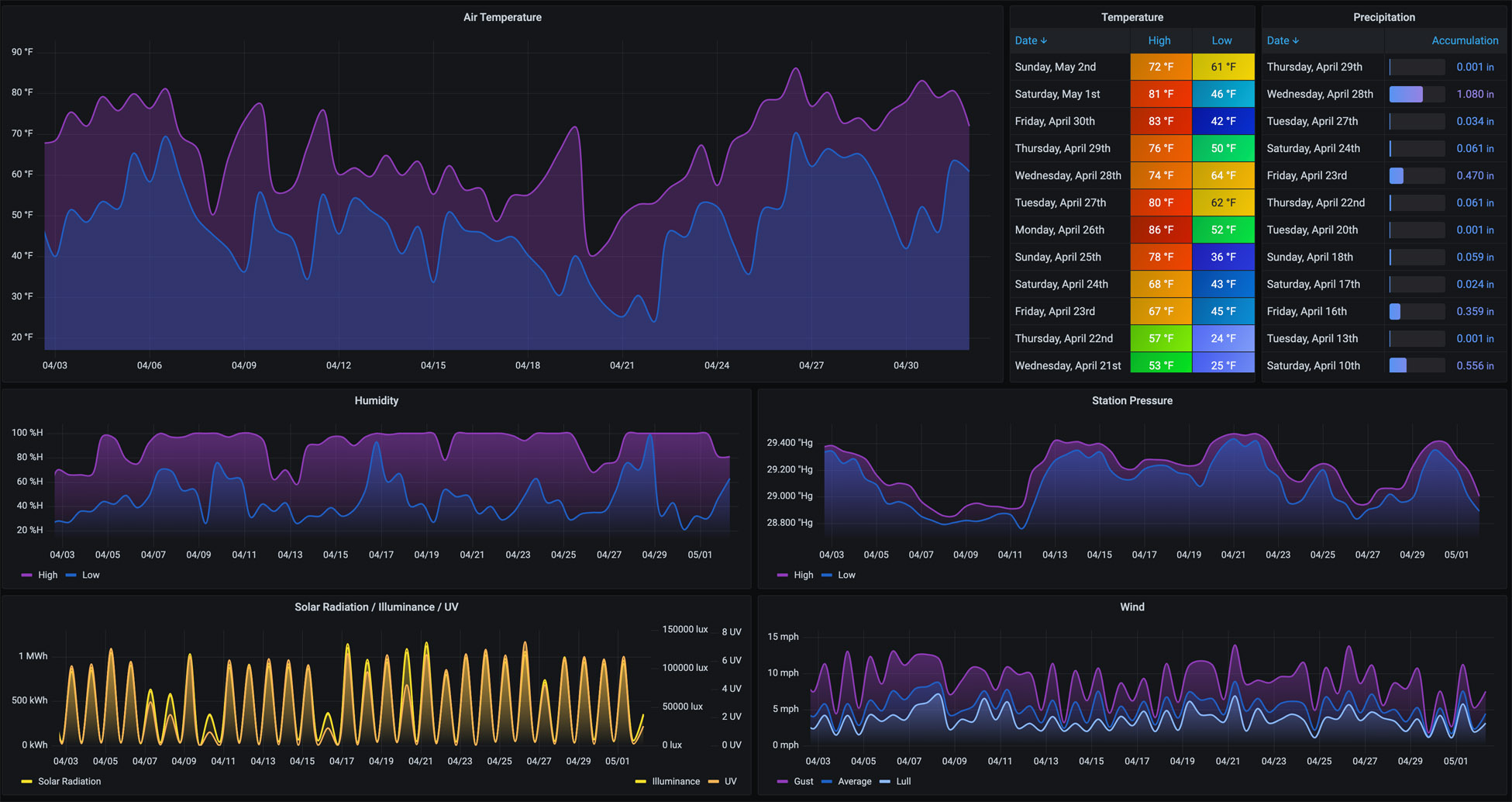
Provides a place to view weather details over longer periods of time. It defaults to 30 days with a 12-hour interval to show highs and lows for each of the Air Temperature, Humidity, Station Pressure, Solar, and Wind metrics. Precipitation Accumulation is displayed for any days that precipitation is detected.
More details on these WeatherFlow Collector dashboards may be found:
- Github Project: https://github.com/lux4rd0/weatherflow-collector/
- Web Site: https://labs.lux4rd0.com/weatherflow-collector/
Data source config
Collector config:
Upload an updated version of an exported dashboard.json file from Grafana
| Revision | Description | Created | |
|---|---|---|---|
| Download |
