Grafana Agent Node Exporter Quickstart

A quickstart to setup Prometheus Node Exporter with preconfigured dashboards, alerting rules, and recording rules.

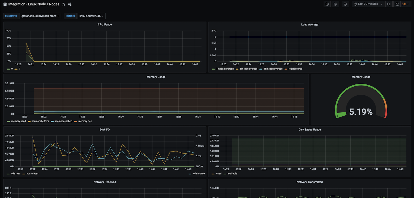
Grafana Agent Node Exporter Quickstart screenshot 1

To use this dashboard, please follow Grafana Agent Docs to monitor your Linux nodes by setting up Node Exporter integration for Grafana Agent with preconfigured dashboards, alerting rules, and recording rules.


This dashboard includes panels for the following metrics:

  • CPU Usage
  • Load Average
  • Memory Usage
  • Disk I/O
  • Disk Usage
  • Network Received
  • Network Transmitted

This dashboard is adapted from the original Node Exporter Quickstart. It uses the job=integrations/node_exporter selector to query metrics.

Revisions
RevisionDescriptionCreated
Grafana Agent

Grafana Agent

by Grafana Labs
Grafana Labs solution

Easily monitor metrics and logs from a Grafana Agent instance with Grafana Cloud's out-of-the-box monitoring solution.

Learn more

Get this dashboard

Import the dashboard template

or

Download JSON

Datasource
Dependencies