SnapLogic Snaplex Dashboard v202206
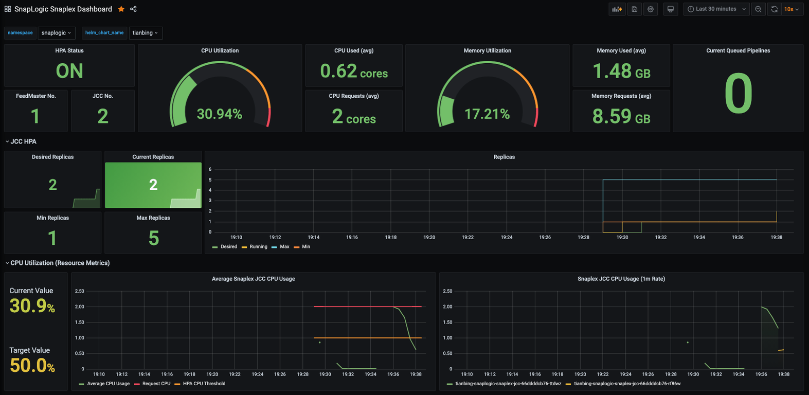
Monitoring Snaplex FM and JCC nodes stat, and HPA stat.
Monitoring Snaplex FM and JCC nodes stat, and HPA stat.
Data source config
Collector config:
Upload an updated version of an exported dashboard.json file from Grafana
| Revision | Description | Created | |
|---|---|---|---|
| Download |
