GoQuorum Overview
Provides an overview of GoQuorum nodes and networks
GoQuorum Overview
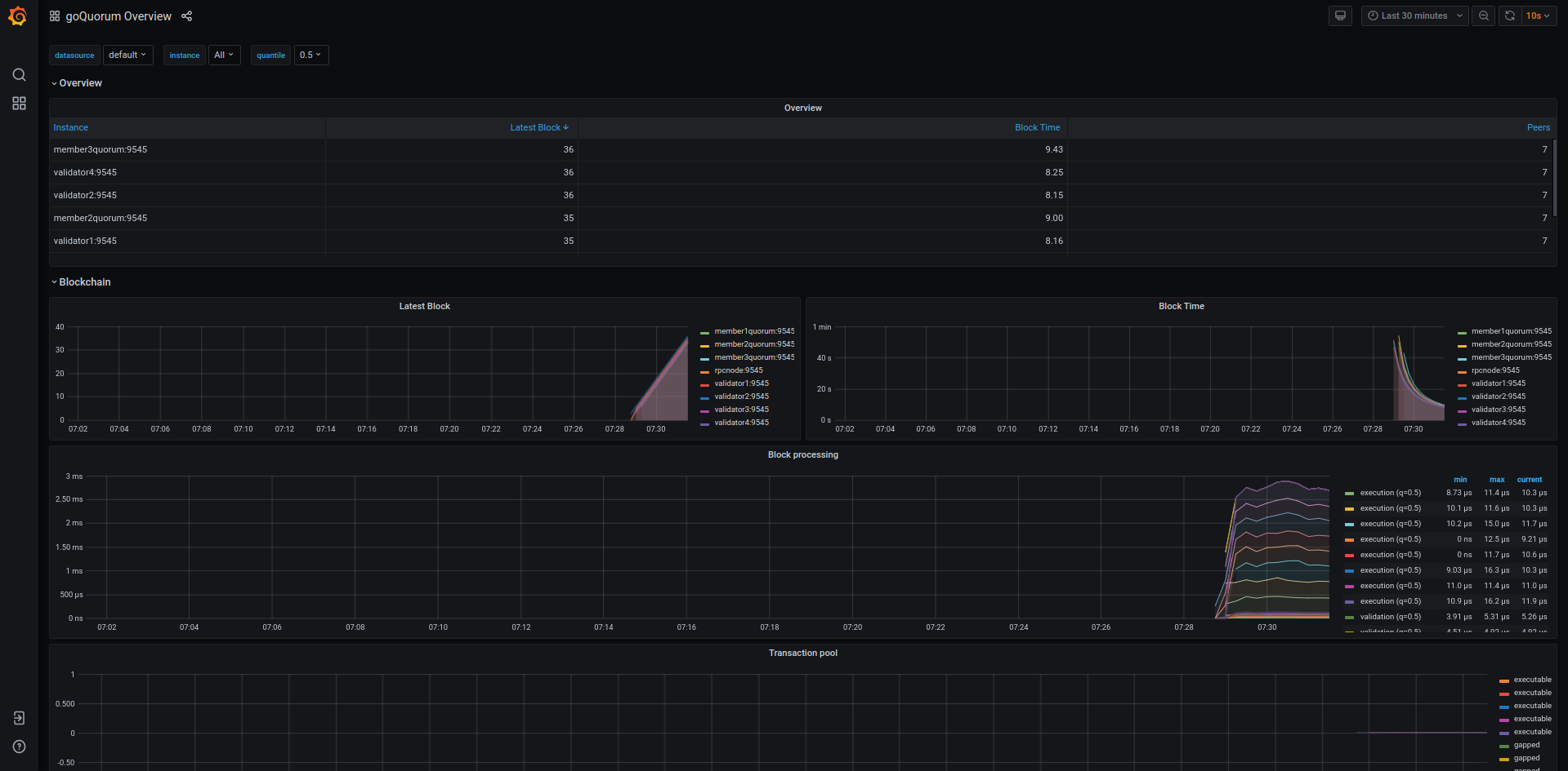
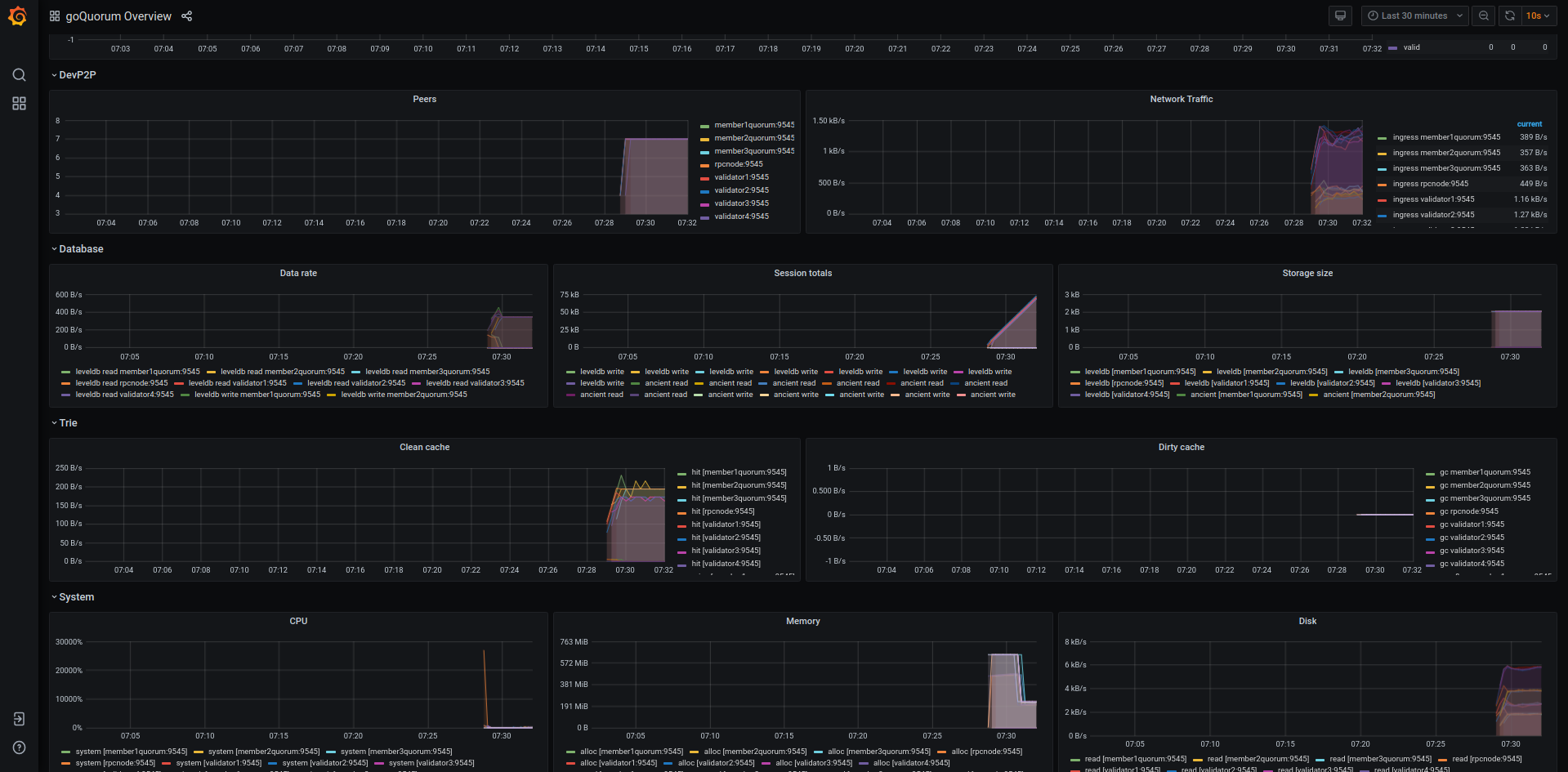
Provides a dashboard for monitoring a goQuorum Ethereum node. The required data is exported directly from GoQuorum to a Prometheus data store. See the documentation on how to configure GoQuorum and Prometheus.
The dashboard is based on early work done by Karalabe and has been updated to provide information on how well connected GoQuorum is to the network, the state of the network, block import rate along with CPU, memory and disk usage statistics.
Data source config
Collector config:
Upload an updated version of an exported dashboard.json file from Grafana
| Revision | Description | Created | |
|---|---|---|---|
| Download |
