NSO
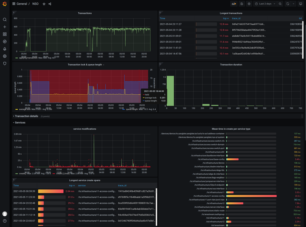
Metrics on Cisco NSO
Explore the performance and behavior of your Cisco NSO system through visual graphs.
This dashboard graphs the data that can be exported from a Cisco NSO system using the opentelemetry-exporter package available at https://gitlab.com/nso-developer/opentelemetry-exporter/
You can easily create your own graphs showing the details you are interested in. The opentelemetry-exporter package exports far more information that is included in this dashboard. Create your own queries to further dig into your data!
Data source config
Collector config:
Upload an updated version of an exported dashboard.json file from Grafana
| Revision | Description | Created | |
|---|---|---|---|
| Download |