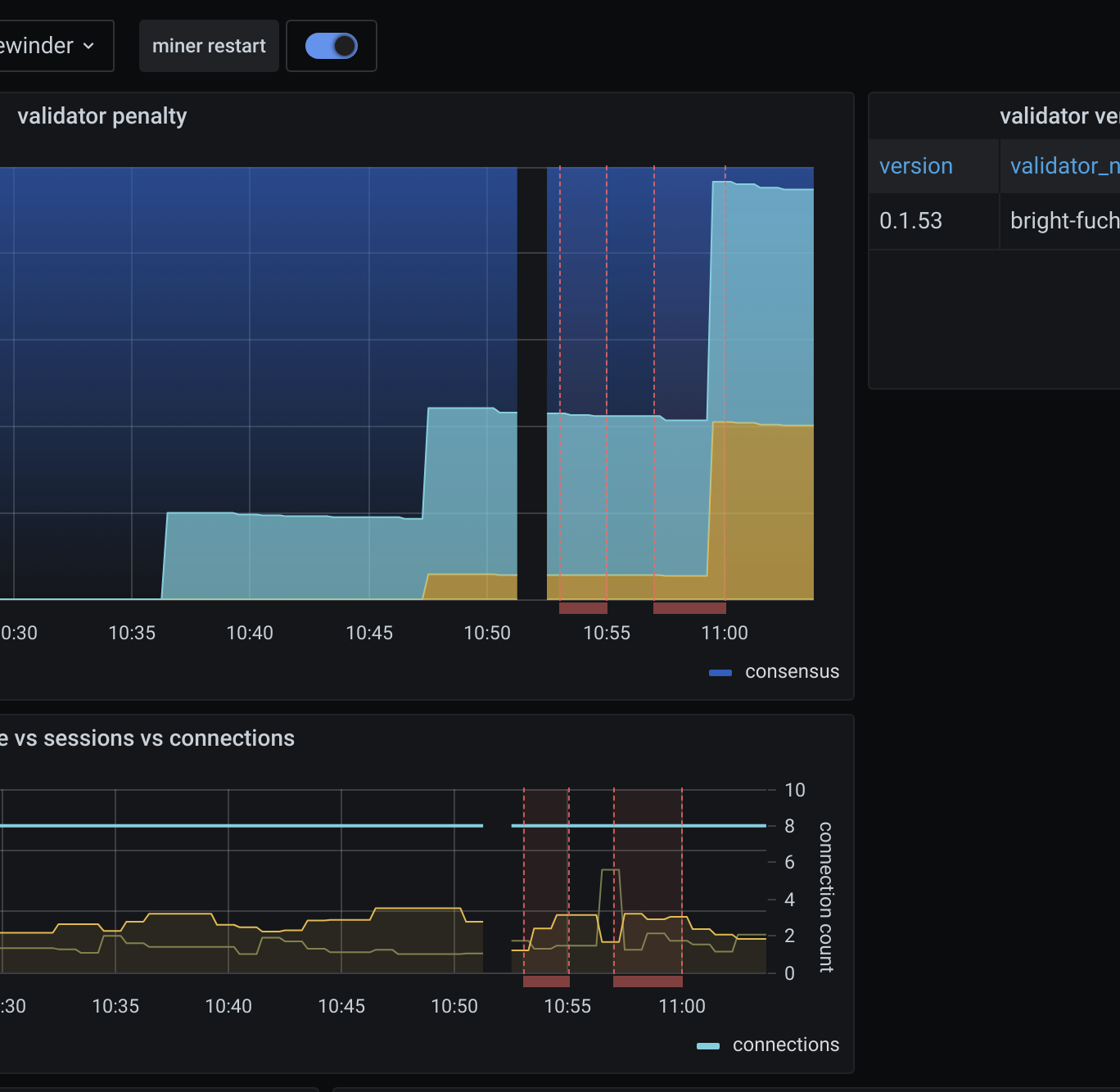
Validator stats
A dashboard for the Helium miner_exporter Prometheus exporter.
Contribute by sending a PR to the Dashboard repo.
Data source config
Collector config:
Upload an updated version of an exported dashboard.json file from Grafana
| Revision | Description | Created | |
|---|---|---|---|
| Download |
