Axon Framework Micrometer Application
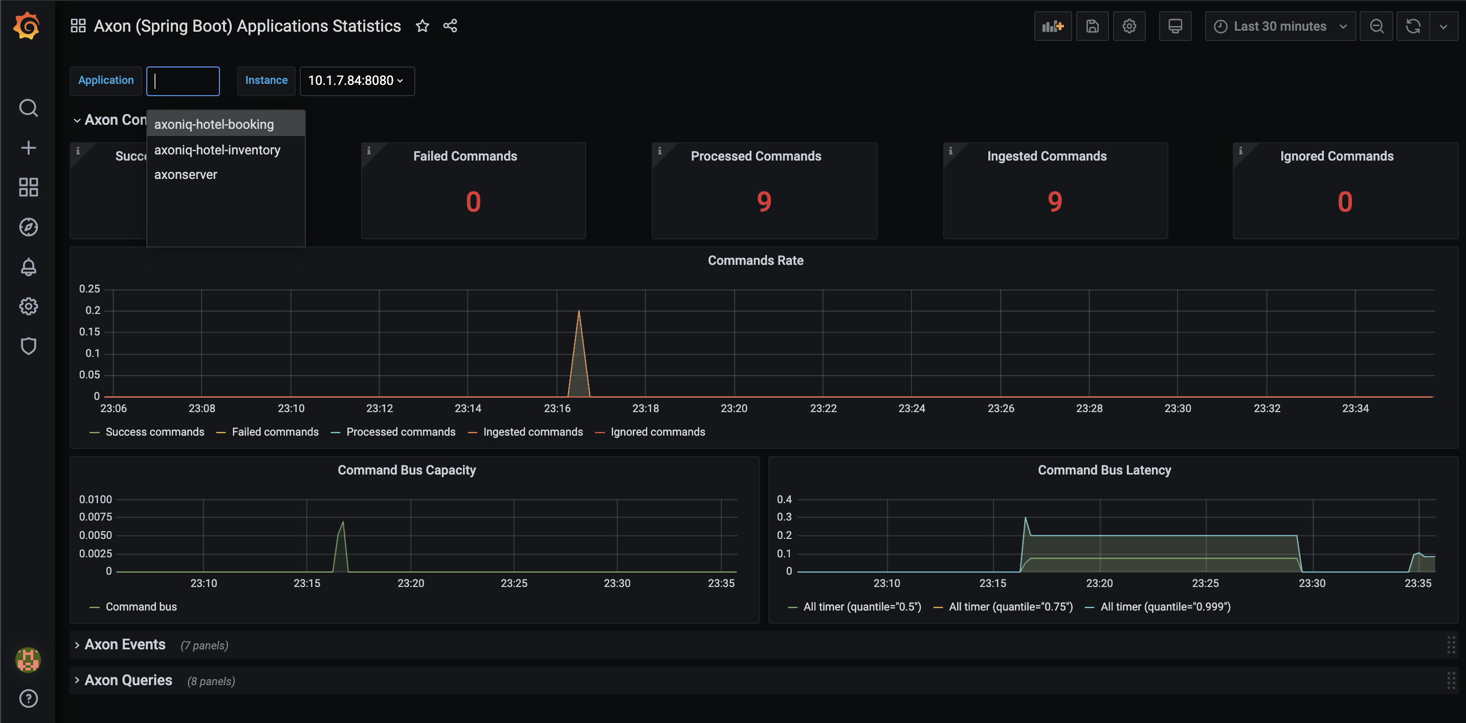
Dashboard for Axon Framework (Micrometer) Application.
With this dashboard you will get very detailed insights into metrics on many different levels: per event, eventProcessor, …
It requires the Axon application to use the axon-micrometer extension/module
https://docs.axoniq.io/reference-guide/axon-framework/monitoring-and-metrics#metrics
The dashboard is using micrometer dimensions (micrometer tags/dimmesions must be enabled axon.metrics.micrometer.dimensional=true)
Demo + webinar:
https://github.com/AxonIQ/axon-observability-demo
Created by @idugalic
Data source config
Collector config:
Upload an updated version of an exported dashboard.json file from Grafana
| Revision | Description | Created | |
|---|---|---|---|
| Download |
