Kubernetes Nginx Ingress Prometheus NextGen
Nginx Ingress Controller via Prometheus Metrics Dashboard created for DevOps Nirvana @ https://github.com/DevOps-Nirvana
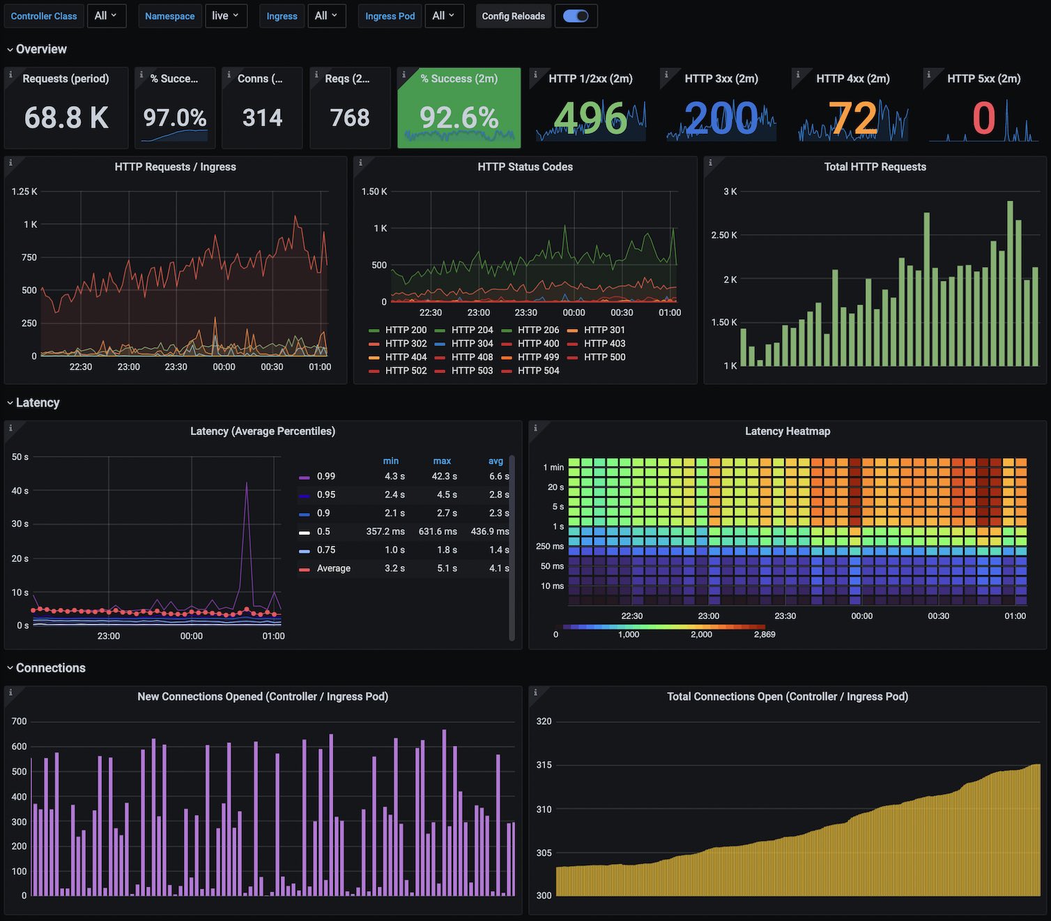
Kubernetes Nginx Ingress Controller via Prometheus
If you are using Nginx Ingress (which you should be) and Prometheus (which you also should be) this dashboard is a dream.

This was created after much frustration from lack-of-visibility with the currently available open source dashboards. It’s loosely based on a number of other dashboards including the official Grafana Dashboards for Nginx Ingress. This dashboard largely replaces the need for any/all other ingress dashboard. This is a ~20th generation dashboard at this time, having been iterated and iterated upon with every usage of it.
Highlights:
- This dashboard is an beautiful visual heartbeat of your system.
- Top middle center is a green-backed “Percentage Success” which changes color as the reliability decreases.
- The top row instantly gives you overall and “now” (last 2 min) insights into your traffic usage
- The next row gives you some insights of the traffic and status codes
- You then have some beautiful latency percentiles and averages and heatmap
- And finally connection counts (note: connection counts are not tallied per-ingress, only per-controller).
- Similar to the official Dashboards, the graphs show the Config Reloads
- Click on the various status codes to hide all other status codes and get an insight into the one status code you wish to view the graph on.
- Hover over graphs on the top-left HTTP Requests / Ingress graph to find out which ingresses have which traffic loads.
- Change the variables such as namespace, or ingress above to dive into your various services and get more direct insight on only those service(s).
- All the percentage-success metrics and graphs skip over things like 404, 499 (nginx-specific), and
- Is more future-friendly than the official Dashboard by supporting the new multi-namespace feature Nginx Ingress by allowing you to choose the namespace of the ingress, not of the controller.
WARNING: The JSON appears to not import properly on some Grafana versions, namely the one that’s “live” on grafana.net. I will debug and repair this when I can. :( I can confirm it imports fine on 7.4.3 at the moment, and this was originally made on a 6.x.x release. So it should work there. Please send issues to Github if you have them.
Data source config
Collector config:
Upload an updated version of an exported dashboard.json file from Grafana
| Revision | Description | Created | |
|---|---|---|---|
| Download |
Kubernetes
Monitor your Kubernetes deployment with prebuilt visualizations that allow you to drill down from a high-level cluster overview to pod-specific details in minutes.
Learn more