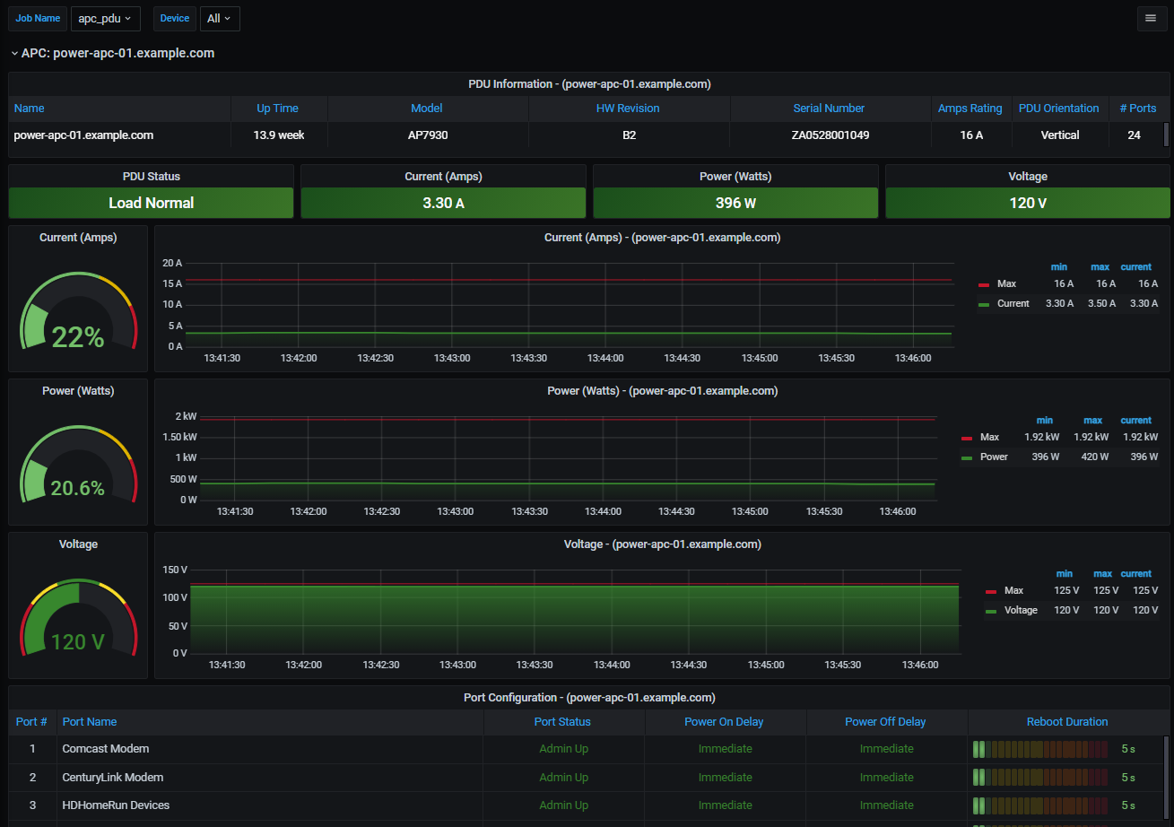
APC PDU 7xxx
Displays monitoring data collected from APC power strips (PDU) via SNMP.
This dashboard utilizes Prometheus and the snmp_exporter to gather various statistics from APC PDU Model 7xxx. It was created using AP7930. This template is not compatible with 8xxx models as they use different OID’s.
The snmp generator.yml and the snmp.yml file used can be found here: https://1drv.ms/f/s!Aoh9PyG_FKE1gYZeudlcHyVBGenFXw
Data source config
Collector config:
Upload an updated version of an exported dashboard.json file from Grafana
| Revision | Description | Created | |
|---|---|---|---|
| Download |
