52- CLIENTE PROVEDOR BGP CISCO

Material do Treinamento da 2MTI Treinamentos & Serviços. Site: https://maratonadainfra.kpages.online/

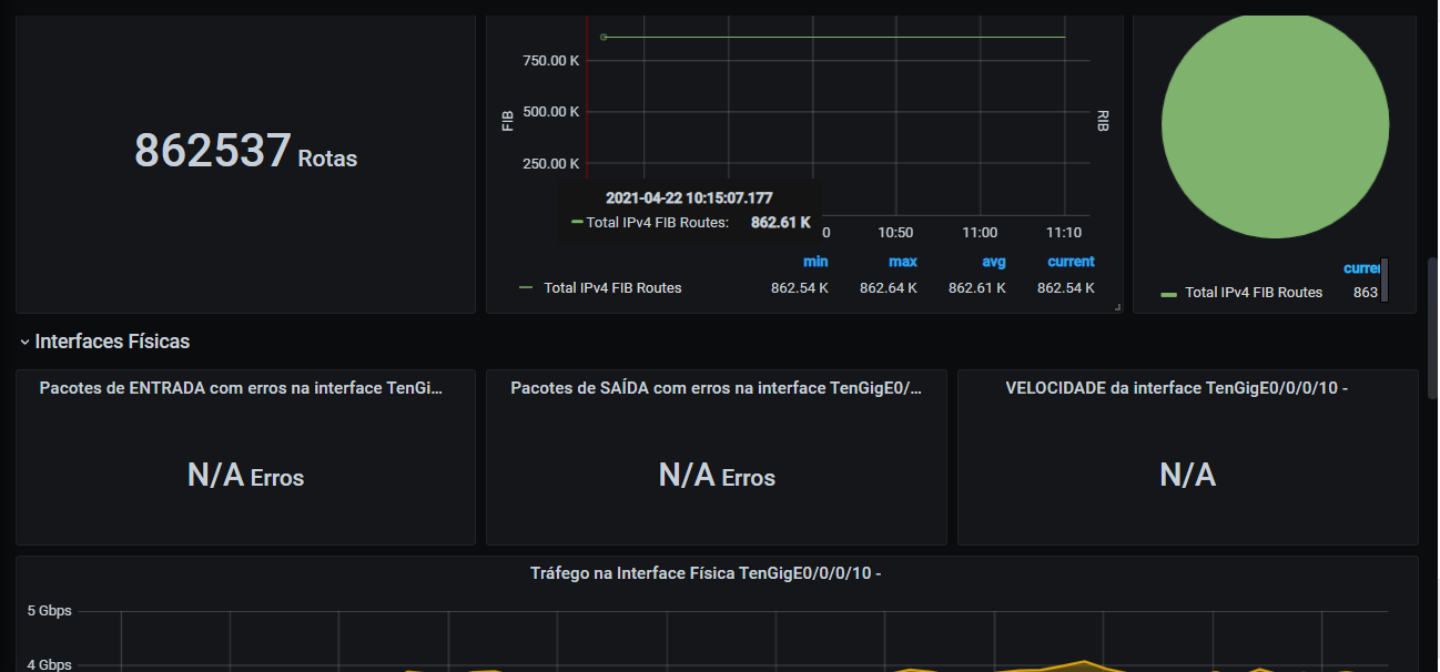
52- CLIENTE PROVEDOR  BGP CISCO screenshot 1
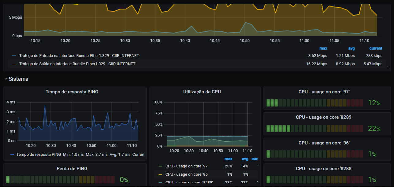
52- CLIENTE PROVEDOR  BGP CISCO screenshot 2

Material do Treinamento da 2MTI Treinamentos & Serviços.

Site:

https://maratonadainfra.kpages.online/

Revisions
RevisionDescriptionCreated

Get this dashboard

Import the dashboard template

or

Download JSON

Datasource
Dependencies